Cloud Z CP v2.0 Beta
Major Themes
ZCP v2.0 の主な機能
- ZCP統合コンソールを通じて、CSP(Cloud Service Provider)が提供するManaged Kubernetes Clusterを動的にデプロイまたは登録し、Multi-Clusterを構成・管理可能。
- ZCPで管理されるMulti-Cluster上で、単一または複数のプロジェクトを作成・管理できるMulti-Project管理機能を提供。
- Multi-Cluster 상에 배포된 모든 Application의 Metric 과 Log는 중앙화 된 저장소에 프로젝트 단위로 격리되어 안전하게 저장되고 시각화 툴 서비스를 통해 모니터링 할 수 있습니다.
- 継続的インテグレーション(CI)と継続的デプロイメント(CD)を通じて、Multi-Cluster環境に迅速にアプリケーションをデプロイ可能。
New Features
Multi-Cluster Management
CSP(Cloud Service Provider)が提供するManaged Kubernetes ClusterをIaC(Infrastructure as Code)ベースで動的に構成し、既存のクラスタを含めたMulti-Clusterの管理機能を提供します。
Managed Kubernetes Service on Public Cloud
| ZCP v2.0 Support | Dynamic Provisioning a Cluster | Attach a Cluster |
|---|---|---|
AWS EKS (Elastic Kubernetes Service) | O | O |
Azure AKS (Azure Kubernetes Service) | O | O |
IBM IKS (IBM Cloud Kubernetes Service) | TBD | O |
Google GKE (Goole Kubernetes Engine) | TBD | O |
ZCPで管理するクラスタには、運用に必要なメトリクスやログを収集するために、カタログを通じてエージェントのインストールおよびアップグレードが可能です。

Multi-Project Management
ZCPで管理されるMulti-Cluster上で、単一または複数のプロジェクトを作成・管理できるMulti-Project管理機能を提供します。
クラスタ管理者はプロジェクトごとに必要なクラスタを作成・割り当てでき、プロジェクト開発チームは割り当てられたクラスタ上でアプリケーションのビルド、デプロイ、および運用ができる機能を提供します。

Advanced CI/CD
ZCPコンソールを通じて開発中のアプリケーションを登録し、Tektonベースでアプリケーションをビルドし、コンテナイメージリポジトリに登録する自動化されたビルドパイプラインを提供します。

プロジェクトに登録されたアプリケーションを割り当てられたマルチクラスタにデプロイできるDeployment Group機能を提供します。
Deployment GroupのUI/UXを通じて、デプロイに必要なKubernetesクラスタリソース(Deployment、Service、Ingressなど)を自動生成し、Gitサーバーに保存した後、ArgoCDをベースにGitOps方式でアプリケーションをデプロイする機能を提供します。

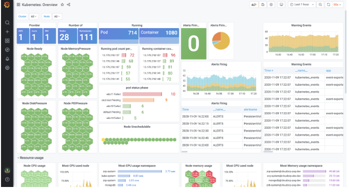
Centralized Monitoring & Logging
クラスタレベルおよびプロジェクトレベルでのモニタリングのために、メトリクスとログを中央ストレージに保存し、可視化ツール(Kibana、Grafana)を通じてモニタリングできる機能を提供します。

Cortexベースの高可用性かつスケーラブルなアーキテクチャを提供します。

RBAC(Role-based Access Management)
プロジェクト単位でユーザー、グループ、ロールを定義し、プロジェクトごとに管理されるクラスタのリソース、メニュー、メトリクス、ログへのアクセス権限を管理する機能を提供します。
