Cloud Z CP のモニタリングは、次のオープンソースコンポーネントで構成してサービスを提供します。
- Metricを収集して保存するため Prometheus
- Prometheusによって作成されたアラートを処理する Alertmanager
- 3rd-partyのmetricを外部にエクスポートしてPrometheusが収集できるようにするための各種 Exporter(node-exporter、kube-state-metrics、blackbox-exporter、elasticsearch-exporterなど)
- 最後に収集されたMetricをPrometheus Queryを使用して視覚化し、ユーザーがわかりやすい形のDashboardとして提供する Grafana

ここでは、GrafanaのDashboardの使い方と基本的に提供するDashboardの各項目を中心に説明します。
Grafanaの詳細や使用方法を確認するには Grafana Docsを参照してください。
サービスを利用するには、ZCP Consoleサイドメニューの[モニタリング]をクリックします。
バージョンが更新され、追加、修正、削除されたダッシュボードやパネルに変更された情報は、次の凡例として表示されます。
バージョン、内容:追加されたダッシュボードまたはパネル
バージョン、内容:変更されたダッシュボードまたはパネル
バージョン、内容:削除されたダッシュボードまたはパネル
Dashboard に移動
- 上部のホームメニューを選択してください。

- 最近選択したDashboard(Recent)と基本提供Folder(4個)が見えます。

- 基本提供Folderの中から1つを選択すると、Folderに属しているDashboardが展開されます。

- Dashboardを選択すると、各種パネルで構成されている画面に出会うことができます。
組み込みDashboard
Cloud Z CP Public が基本として提供する Dashboard について説明します。
Addon Dashboards
ElasticSearch
elasticsearchに関する情報を表示する(JVM、CPU、Memory、Documents、Indicesなど)
| Row | Pannel | Description |
|---|---|---|
| KPI | Cluster health | elasticsearch clusterの現在の状態(N / A / Green / Yellow / Red) |
| Tripped for breakers | cluster が壊れてトリプされた平均値 | |
| CPU usage Avg. | CPU平均使用量 | |
| JVM memory used Avg. | JVMメモリの平均使用量 | |
| Nodes | Number of nodes in the cluster. | |
| Data nodes | Number of data nodes in the cluster. | |
| Pending tasks | Cluster level changes which have not yet been executed. | |
| Openfile descriptors per cluster | elasticsearchで実行されるオープンファイル数の合計 | |
| Shards | Active primary shards | The number of primary shards in your cluster. This is an aggregate total across all indices. |
| Active shards | Aggregate total of all shards across all indices, which includes replica shards. | |
| Initializing shards | Count of shards that are being freshly created. | |
| Relocating shards | The number of shards that are currently moving from one node to another node. | |
| Delayed shards | Shards delayed to reduce reallocation overhead. | |
| Unassigned shards | The number of shards that exist in the cluster state, but cannot be found in the cluster itself. | |
| JVM Garbage Collection | GC count | Garbage Collectionが処理する数 |
| GC time | Garbage Collectionが処理する時間 | |
| CPU and Memory | Load average | elasticsearchが使用するLoadの平均 |
| CPU usage | elasticsearchが使用するCPU使用率 | |
| JVM memory usage | elasticsearchが使用するJVMメモリ使用量 | |
| JVM memory committed | elasticsearchがコミットするために使用するJVMメモリ使用量 | |
| Disk and Network | Disk usage | elasticsearchが使用するDisk使用量 |
| Network usage | elasticsearchが使用するネットワーク使用量 | |
| Documents | Documents count on node | data nodeに格納されている文書の数 |
| Documents indexed rate | documentがindexされた割合 | |
| Documents deleted rate | document が削除された割合 | |
| Documents merged rate | documentがmergeされた割合 | |
| Documents merged bytes | documentがmergeされた容量(bytes) | |
| Times | Query time | Query 実行時間 |
Indexing time | Indexing 実行時間 | |
| Merging time | マージング実行時間 | |
| Throttle time for index store | indexを保存するためのthrottle時間 | |
| Indices: Count of documents and Total size | Count of documents with only primary shards | プライマリシャードのドキュメント数 |
| Total size of stored index data in bytes with only primary shards on all nodes | プライマリシャードが格納されているインデックスデータの総容量 | |
| Total size of stored index data in bytes with all shards on all nodes | すべてのシャードが保存されているインデックスデータの総容量 | |
| Indices: Index writer | Index writer with only primary shards on all nodes in bytes | primary shard が index で書かれている容量 |
| Index writer with all shards on all nodes in bytes | すべての shard が index で書かれている容量 |
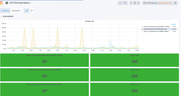
ZCP Services Status
zcp-system namespace의 health check (CPU usages, 상태값)
| Panel | Description |
|---|---|
| Duration | probe duration seconds |
| Status : alertmanager | alertmanager health (UP / DOWN) |
| alertmanager Status Code | alertmanagerステータスコード |
| Status : grafana | grafana health (UP / DOWN) |
| grafana Status Code | grafanaステータスコード |
| Status : prometheus | prometheus health (UP / DOWN) |
| prometheus Status Code | prometheusステータスコード |
Cluster Dashboards
Etcd Cluster
Etcdステータス値(RPC Rate、DB Size、Disk Sync Durationなど)
| Panel | Description |
|---|---|
Etcd has a leader? | Etcdがリーダーを持っているかどうかをチェックする(YES / NO) |
| The number of leader changes seen | Etcd leaderが変わった数 |
| The total number of failed proposals seen | proposalが失敗した総数 |
| RPC Rate | gRPCが5分間開始またはハンドリングされた数 |
| Etcd DB Size | Etcd debugging mvcc db total size in bytes |
| Etcd Disk Sync Duration | 5分間etc diskがwal fsyncした合計数(Histogram 99) |
| Etcd Memory | 'etcd' jobのメモリ使用量 |
| Etcd Client Traffic In | etcd network client gRPCが5分間受信したトラフィックの総数 |
| Etcd Client Traffic Out | etcd network client gRPCが5分間送信したトラフィックの総数 |
| Etcd Peer Traffic In | etcd network peerが5分間受信したトラフィックの総数 |
| Etcd Peer Traffic Out | etcd network peerが5分間送信したトラフィックの総数 |
| Etcd Proposals rate(Fail,Pending,commit,apply) | etcd serverが5分間 proposalした総コミット数 |
| Etcd Disk operations(AVG) | etcd diskが2分間バックエンドコミットした合計数 |
| Network | etcd network client gRPCが2分間受信したトラフィックの総数 |
| Snapshot duration | Abnormally high snapshot duration (snapshot_save_total_duration_seconds) indicates disk issues and might cause the cluster to be unstable. |
Kubernetes: Cluster Overview
全体/ノード平均/クラスタ平均リソースに関する情報(ノード/ポッド/コンテナ数、CPU/メモリ/ネットワーク使用量など)

| Row | Panel | Description |
|---|---|---|
| Resource Dashboard | Alertmanager Alerts Firing | アラートの総数 |
| Node Not Ready | Nodeが「Not Ready」状態の数 | |
| Node Unschedulable | Nodeが「Unschedulable」状態の数 | |
Node Memory Pressure | Nodeが「Memory Pressure」状態の数 | |
Node Disk Pressure | Nodeが「Disk Pressure」状態の数 | |
Running Pod Total | 現在「ランニング」状態のポッドの数 | |
Running Pod Total by Node | 各ノードで現在「Running」状態のPodの数 | |
Running Container Total | 現在「Running」状態のContainerの数 | |
Running Container Total by Node | 各ノードで現在「Running」状態のContainerの数 | |
| Node Resource Usage | Number of Node | 現在のクラスタ内ノードの総数 |
Total CPU | 現在のクラスタ内ノードのCPU合計 | |
Used Memory | 現在のクラスタ内ノードのメモリ使用量 | |
Total Memory | 現在のクラスタ内ノードのメモリ合計 | |
DIsk Usage | 現在のクラスタ内ノードのDIskの合計 | |
DIsk Total | 現在のクラスタ内ノードのDIskの合計 | |
Avg CPU Usage | 現在のクラスタ内ノードのCPU平均使用量 | |
Avg Memory Usage | 現在のクラスタ内ノードのメモリ平均使用量 | |
Avg Disk Usage | 現在のクラスタ内ノードのディスク平均使用量 | |
Network Usage (Node NIC) | 現在のクラスタ内ノードのネットワーク使用量 | |
| Cluster Resource Usage | Cluster CPU Usage(Used/Total) | 現在のクラスタ内ノードのCPU全体の使用量(%) - 加えて、下に総CPU量(Core)と使用された量も表記される |
Cluster Memory Usage(Used/Total) | 現在のクラスタ内ノードのメモリ全体の使用量(%) - 加えて、下に全体のメモリ量(Gib)と使用された量も表記される | |
Cluster DIsk Usage(Used/Total) | 現在のクラスタ内ノードのDIsk全体の使用量(%) - 加えて、下に全体DIsk量(Gib)と使用された量も表記される | |
Pod Count by namespace | Namespace別にkubernetesに登録されたPodの数 | |
| Container Count by namespace | Namespace 別に kubernetes に登録された Container の数 |
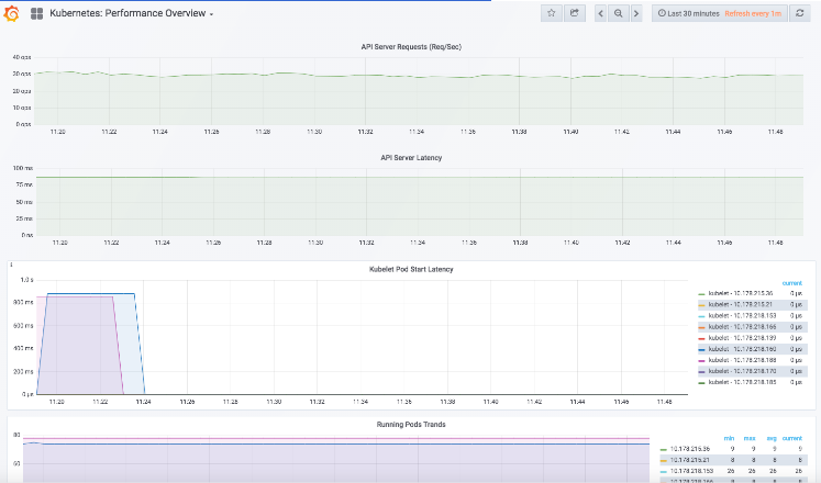
Kubernetes: Performance Overview
API Server Requests/Latency、Pod/Container Running Trands、Creating Rateなど

| Panel | Description |
|---|---|
APIServer Request Rate | APIServerで2分単位で要求した合計 |
| APIServer Latency | APIServerが要求遅延した平均 |
| Kubelet POD Start Latency | Latency in microseconds for a single pod to go from pending to running. Broken down by podname. |
| Running Pod Trands | kubeletで2分間新しく作成されたポッドの割合 |
| Create Rate of Pods | kubeletで2分間新しく作成されたポッドの割合 |
| Running Containers Trands | kubeletにおける「running」状態のContainersの数 |
| Create Rate of Containers | kubeletで2分間新しく作成されたContainerの割合 |
Kubernetes: Resource Requests
NodeのCPU/Memory usages, Pod countに関する情報を表示
Container Dashboards
Kubernetes: DaemonSet Overview
Daemonsetに関する情報(Replicas、CPU/Memory/Network/Filesystem(v1.1.0)など)
| Panel | Description |
|---|---|
| Desired Replicas ( | スケジュール要求されたdaemonsetの数 The number of nodes that should be running the daemon pod |
| CURRENT ( | 現在スケジュールされているdaemonsetの数 |
| READY ( | 現在動作して準備されているdaemonsetの数 |
| Available Replicas ( | 現在動作しており、使用中のdaemonsetの数 |
| Metadata Generation | Metadataで生成されたdaemonsetの数 |
| DaemonSet Create Time | 現在から最も長い前に生成されたdaemonsetの時間 |
| Total CPU | Daemonsetで作成されたコンテナで使用されるCPUの合計(コア) |
| Total Memory | Daemonsetで作成されたContainerで使用されたMemoryの合計(MiB) |
| Total Network | Daemonsetで作成されたContainerで使用されるNetworkの合計(MBps) |
| CPU Usage | Daemonsetで作成されたContainerのCPUの使用量 |
| Memory Usage | Daemonsetで作成されたContainerのMemoryの使用量 |
| Filesystem Read/Write ( | Daemonset で作成された Container の Filesystem Read/Write 使用量 |
| Network TX/RX ( | Daemonsetで作成されたContainerのNetwork Transmit / Receive使用量 |
Replicas Status | DaemonsetのReplicaの状態(Ready / Available / Unavailable / Misscheduled) |
Kubernetes: Deployment Overview
Deployment に関する情報 (Replicas、CPU/Memory/Network/Filesystem( v1.1.0) 등)
| Panel | Description |
|---|---|
| Desired Replicas ( | スケジュール要求されたデプロイメントレプリカの数 |
| Available Replicas ( | 使用中のデプロイメントレプリカの数 |
| Observed Generation | Observedで作成されたデプロイメントの数 |
| Metadata Generation | Metadataで生成されたデプロイメントの数 |
| Deployment Create Time | v1.1.0、デプロイメントで作成されたポッドのすべてのコンテナで使用されるCPUの合計(コア) |
AVG CPU ( | Deployment で作成された Container で使用された Memory の平均 (MiB) ( |
AVG Memory ( | Deploymentで作成されたContainerで使用されたMemoryの平均(MiB) ( |
AVG Network ( | Deployment で作成された Container で使用される Network の平均 (kBps) ( |
| CPU Usage | Deploymentで作成されたContainerのCPUの使用量 |
| Memory Usage | Deploymentで作成されたContainerのMemoryの使用量 |
| Filesystem Read/Write ( | Deployment で作成された Container の Filesystem Read/Write 使用量 |
| Network TX/RX ( | Deployment で作成された Container の Network Transmit/Receive 使用量 |
Replicas Status | Deployment の Replica の Spec (Replicas/Paused) |
| Spec | Deployment の Replica の Spec (Replicas/Paused) |
Kubernetes: POD Overview
Pod에 대한 정보 (Pod의 status, restart count, pod에서 사용된 CPU/Memory/Network/Volume( v1.1.0)/Filesystem(
v1.1.0) 표시
| Panel | Description |
|---|---|
POD Count | 選択した名前空間のポッドの数 |
| Pod Status | 選択したネームスペース、ポッドの状態 |
| Pod Restart Count | 選択した名前空間、ポッドの再起動数 |
| CPU Usage | 選択した名前空間、ポッドのコンテナで使用されているCPUの使用量と推移 |
| Memory Usage | 選択した名前空間、ポッドのコンテナで使用されているメモリの使用量と推移 |
| Volume Usage ( | 選択した Namespace、Pod の Container で使用される Persistent Volume の使用量と推移 |
| Filsystem Read/Write ( | 選択した Namespace、Pod の Container で使用された Filesystem Read/Write 使用量の推移 |
| Network TX/RX | 選択した Namespace、Pod の Container で使用された Network の Transmit/Receive 使用量および推移 |
Kubernetes: StatefulSets Overview
StatefulSetsに関する情報 (Replicas, CPU/Memory/Network/Filesystem( v1.1.0) )
| Pane | Description |
|---|---|
| Desired Replicas ( | スケジュール要求された statefulset Replica の数 |
| Available Replicas ( | 使用中の statefulset Replica の数 |
| Observed Generation | Observed で生成された statefulset の数 |
| Metadata Generation | Metadataで生成されたステートフルセットの数 |
| Statefulset Create Time | 現在から最も長い前に生成された statefulset の時間 |
| Total CPU | Statefulset で生成された Container で使用される CPU の合計 (Core) |
| Total Memory | Statefulsetで作成されたContainerで使用されたMemoryの合計(MiB) |
| Total Network | Statefulsetで生成されたContainerで使用されたNetworkの合計(MBps) |
| CPU Usage | Statefulset で生成された Container で使用された Network の合計 (MBps) |
| Memory Usage | Statefulset で生成された Container の Memory の使用量 |
| Filesystem Read/Write ( | Statefulset で生成された Container の Filesystem Read/Write 使用量 |
| Network TX/RX ( | Statefulset で生成された Container の Network Transmit/Receive 使用量 |
Replicas Status | Statefulset の Replica の状態 (Corrent/Available) |
System Dashboards
System Disk Space
各Nodeで使用されたDisk Usageの推移

| Panel | Description |
|---|---|
| Root Disk 容量チェック | Amount of disk space used and available on various mount points. Running out of disk space on OS volume, database volume or volume used for temporary space can cause downtime. Some storage may also have reduced performance when small amount of space is available. |
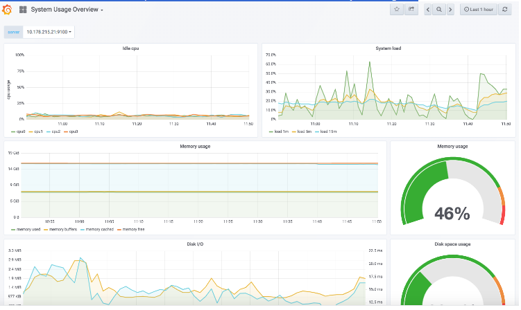
System Usage Overview
各ノードの使用量情報(Idle cpu、DISK I / O、Network received / transmitted、Memory / Disk Usageなど)

| Pane | Description |
|---|---|
CPU Core 별 Idle | 選択したノード内のCPUの5分間のIdle平均 |
| System Load(1,5,15) | 選択したノードが平均的にロードされる割合(1分/ 5分/ 15分) |
| Memory Usage | 選択したノードが平均的にロードされる割合(1分/5分/15分) |
| Memory Usage | 選択したノードで使用されているメモリの総使用率(%) |
| DIsk I/O | 選択したノードで使用されているDIskの種類別使用量(read / written) |
| Disk Usage | 選択したノードで使用されているディスクの総使用率(%) |
| Network Interface 별 Received(Byte) | 選択したノードで5分間ネットワークで受け取ったバイト数 |
| Network Interface 별 Transmitted(Byte) | 選択したノードで5分間ネットワークに送信されたバイト数 |
System: Overview
各ノードの要約情報(Load Average、Swap、CPU/Memory/Network Usageなど)

| Panel | Description |
|---|---|
System Uptime | 選択したノードの選択された間隔時間中にシステムで更新された時間 |
| Virtual CPU | 選択したノードの選択された間隔時間中にシステムで更新された時間 |
| RAM | 選択したノードの選択された間隔時間中にシステムで更新された時間 |
| Memory Available | 選択したノードの現在のメモリ使用率(%) |
| Load Average | 選択したノードの選択された間隔時間の平均負荷(min、max、avgを別々に表示) |
| Memory | 選択したノードの選択したInterval時間の種類別(Total / Used / Available) Memory使用量(Gib) - min、max、avg別々に表示 |
| CPU Usage | 選択したノードの選択したInterval時間のidle / user / system / steal / iowait / softirq / nice CPU使用率(%) - min、max、avg別々に表示 |
| Memory Distribution | 選択したノードの選択した間隔時間の種類別(Cached / Used / Free / Buffers) Memory Distribution 使用量(Gib) - min、max、avg別々に表示 |
| Network Traffic(KBps) | 選択したノードの選択したInterval時間の種類別(各項目別Inbound / Outbound) Network Traffic使用量(kBps) - min、max、avg別々に表示 |
| Network Utilization | 選択したノードの選択したInterval時間の種類別(Sent / Received) Network Utilization使用量(MiB) - min、max、avg別々に表示 |
| Swap | 選択したノードの選択したInterval時間の種類別(Used / Free) Swap使用量(B) - min, max, avg 따로 표시 |
| Swap Activity | 選択したノードの選択したInterval時間の種類別(Swap In / Swap Out) Swap Activity使用量(Bps) - min, max, avg 따로 표시 |
ダッシュボード作成ガイド
http://docs.grafana.org/reference/templating/