Cloud Z CP(Container Platform)は、コンテナオーケストレーションプラットフォームであるKubernetesを基盤に、次の3つのサービスを1つのパッケージとして提供する商品です。
- Kubernetes基盤のContainer Platform Service
- Container Lifecycle Management (Health Check, Self-Healing, Auto-Scaling 등)
- Kubernetes Cluster高可用性の保証
- Cloud 基盤サービスの開発/運用のための Add-on Service
- 開発のためのCI/CD、プライベートイメージレジストリ、Helmチャートカタログなど
- 運用のためのIAM、モニタリング、ロギング、アラートなど
- Platform 領域の Managed Service
- Kubernetes Platform (Master + Worker Node) 領域
- Add-on Service 영역
アドオンサービス
Cloud Z Container Platformに追加されたさまざまなサービスを通じて、Container Platformのシステムおよびサービスをより簡単に管理できます。
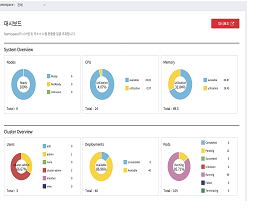
ダッシュボード
Cloud Z CP の運用に必要な管理機能と監視機能をユーザーに権限ごとに差別化して提供します。
モニタリング
モニタリングメトリックを収集して処理し、grafanaで視覚化し、Kubernetes APIを介して監視対象(ノード、ポッド、サービス、エンドポイント、イングレス)を自動管理(登録/削除)します。

ロギング
コンテナから収集されたログをフィルタリングしてKibanaで視覚化し、kibanaのDashboardで収集されたログの現状を把握して分析することができます。
お知らせ
クラスタで発生するNode Down、Pod Restart、CPU / Memory Usageなどの必要な通知を設定および管理できます。
DevOps - ビルドとデプロイ
Jenkinsのデプロイ Pipelineによる自動化ビルド/デプロイをサポートし、サービスの無中断デプロイのためにサービスダウンタイム最小化による効率化を提供します。
DevOps - 소스 저장소
gitをサービスするためのgiteaを利用してソースを保存できるリポジトリを提供します。

Image Registry
PublicおよびPrivate Registryを介してアプリケーションのイメージを管理し、既に確保されたImageに基づいてすぐに活用できる体系を提供します。
Catalog
Helm Chartでパッケージ化されたKubernetes Applicationを管理するためのWebベースのUIで、複数のリポジトリで利用可能なチャートを検索してクラスタにインストールできます。

Cloud Z DB
Helm Chartでパッケージ化されたKubernetesアプリケーションを管理するためのウェブベースのUIで、複数のリポジトリから使用可能なチャートを検索し、クラスターにインストールすることができます。