Overview
System Administrator権限を持つユーザーは、Monitoringですべての権限を持っています。
モニタリングに接続する方法
コンソールでモニタリングメニューを選択

Grafana URLに直接アクセス
WebページのアドレスバーにGrafana Domain URLを入力し、Cloud Z CPのアカウントにログイン
URL 例: https://{Realm name}-monitoring.{Realm name}.cloudzcp.net/
Orgを変更する方法
Grafanaの左下隅にあるアイコンをクリックすると、アクセスしたアカウントに関する情報と関連メニューが表示されます。
これらの「Current Org」メニューを選択すると、Orgを変更できます。

Switch Organizationポップアップウィンドウで、現在のOrgは「Current」ボタンで表示されます。
変更したいOrgの「Switch to」ボタンをクリックすると、そのOrgが現在のOrgに変更されます。
Dashboard に移動
1. 上部のホームメニューを選択します。
2.最近選択したDashboard(Recent)と基本提供Folder(4個)が表示されます。
3. 基本提供 Folder のいずれかを選択すると、Folder に属している Dashboard が展開されます。
4. Dashboard 選択すると各種 Panel で構成されている画面に出会うことができます。
5. 右上に検索期間と再検索期間を設定できます。
時計アイコンが付いている時間部分(default:Last 1 hour)にマウスを移動すると、現在の検索期間が表示されます。
時間部分にマウスをクリックすると、以下のような検索期間を設定できるポップアップウィンドウが表示されます。
絶対的な範囲(Absolute time range)に設定することも、相対的な範囲(Relative time ranges)に設定することもできます。

時間部分の右側には、再スキャンサイクルを選択できる部分があります。
無限ループのようなアイコンが付いている時間部分(default:10s)にマウスをクリックすると、検索期間のMetric情報を自動的に再検索する周期を指定できます。
一番上には再検索を中止できるOffで、5秒から1日まで選択できます。
希望のサイクルを選択すると、再スキャンサイクルが指定されます。
Grafana 組み込み Dashboard
Cloud Z CP がデフォルトで提供するダッシュボードについて説明します。
メモDocument : https://grafana.com/docs/grafana/v7.5/dashboards/
Cluster Dashboards
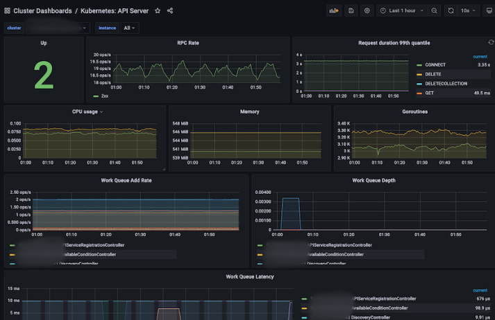
Kubernetes : API Server
API Serverに関する情報(RPC Rate、CPU / Memory / Work Queueなど)を表示するダッシュボード。
Panel | Description |
|---|---|
Up | upであるAPI Serverの数 |
RPC Rate | API Server の RPC Rate |
Request duration 99th quantile | API Serverの要求期間中の99番目の分位数 |
CPU usage | API ServerのCPU使用率 |
Memory | API Serverのメモリ使用量 |
Goroutines | API Server の Goroutine 使用量 |
Work Queue Add Rate | Work Queue に追加される Rate |
Work Queue Depth | Work Queue の Depth |
Work Queue Latency | Work Queueの遅延率 |
Kubernetes : Component Overview
Kubernetesコンポーネントの概要情報(API Server、Pod、Containerなど)を表示するダッシュボード。
Panel | Description |
|---|---|
API Server Requests (Req/Sec) | API Serverのリクエスト総合 |
API Server Latency | API Serverの遅延率の合計 |
Kublet Pod Start Latency | Kubelet Podが起動したときの遅延率 |
Running Pods Trands | ランニング状態のポッドの数(min、max、avg、current別々に表示) |
Creating Rate of Pods | 러닝 상태의 포드 수 (min, max, avg, current 별로 표시) |
Running Containers Trands | running 状態の Container の数 (min, max, avg, current 別々に表示) |
Creating Rate of Containers | 2分の間に生成されたランニング状態のContainerの数 |
Kubernetes : Kubelet
Kubeletに関する情報(Pod、Node、Storage、Cgroup、PLEG、RPCなど)を表示するダッシュボード。
Panel | Description |
|---|---|
Up | upのinstance数 |
Running Pods | ノードのランニング状態のポッドの数 |
Running Container | Node の running 状態の Container の数 |
Actual Volume Count | actual_state_of_world状態のボリュームの数 |
Desired Volume Count | desired_state_of_world状態のボリュームの数 |
Config Error Count | 5分の間にconfig errorが発生したNodeの数 |
CPU usage | NodeのCPU使用率 |
Memory | Nodeのメモリ使用量 |
Goroutines | Node の Goroutines 使用量 |
Operation Rate | Operation の runtime Rate |
Operation Error Rate | Operation の Error Rate |
Operation duration 99th quantile | オペレーションのランタイム期間中の99番目の分位数 |
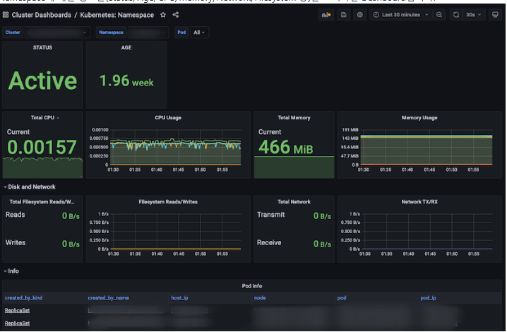
Kubernetes : Namespace
名前空間に関する情報(Status、Age、CPU/Memory/Network/Filesystemなど)を表示するダッシュボード。
Panel | Description |
|---|---|
STATUS | Namespace の状態 |
AGE | 現在から最も長い前に作成されたNamespaceのこれまでの期間 |
Total CPU | NamespaceのContainerで使用されるCPU合計(Core) |
CPU Usage | NamespaceのContainerのCPU使用率 |
Total Memory | NamespaceのContainerで使用されているMemoryの合計(MiB) |
Memory Usage | Namespace 内の Container の Memory 使用量 |
Total Network | NamespaceのContainerで使用されているNetworkの合計(MBps) |
Total Filesystem Read/Write | Namespace にある Container の Filesystem Read/Write 使用量総合 |
Filesystem Read/Write | Namespace 内の Container の Filesystem Read/Write 使用量 |
Total Network TX/RX | NamespaceにあるContainerのNetwork TX/RX使用量総合 |
Network TX/RX | Namespace 内の Container の Network TX/RX 使用量 |
Pod Info | Namespaceのポッドの情報 情報の項目をクリックすると「Container Dashboards / Kubernetes: Pod」に移動 |
Resource Quotas | Namespace の Resource Quotas |
Resource Limits | Namespace の Resource Limits |
Events | Namespace의 event 정보 |
Pod Events | Namespaceのポッドのイベント情報 |
Kubernetes : Namespace Overview
名前空間の概要情報(名前空間の数、各名前空間のCPU /メモリ/ネットワーク/ファイルシステムなど)を表示するダッシュボード。
Panel | Description |
|---|---|
Number of Namespaces | Namespace 개수 |
CPU | Namespace에 있는 Container들의 CPU 사용량 총합 |
Memory | Namespace에 있는 Container들의 Memory 사용량 총합 |
Volume | Namespace에 있는 Volume의 용량 / 사용량 총합 |
Filesystem Reads/Writes | Namespace에 있는 Filesystem의 Reads / Writes 총합 |
Network RX/TX | Namespace에 있는 Filesystem의 Receive / Transmit 총합 |
AGE | 현재로부터 가장 오래 전에 생성된 Namespace의 지금까지의 기간 |
CPU Usage | Namespace에 있는 Container들의 CPU 사용량 정보에 있는 항목 클릭 시 “Cluster Dashboards / Kubernetes: Namespace”로 이동 |
Memory Usage | Namespace에 있는 Container들의 Memory 사용량 |
All CPU Usage | Namespace에 있는 모든 Container들의 CPU 사용량을 Line 형태로 표시 |
All Memory WorkingSet | Namespace에 있는 모든 Container들의 Memory 사용량을 Line 형태로 표시 |
Volume Usage | Namespace에 있는 Volume의 Limit / 사용량 |
Filesystem Read/Write | Namespace에 있는 Container들의 Filesystem Read/Write 사용량 |
Volume Usage | Namespace에 있는 Volume의 사용량을 Line 형태로 표시 |
Network TX/RX | Namespace에 있는 Container들의 Network TX/RX 사용량 |
Pod Count | Namespace에 있는 pod들의 개수 |
Container Count | Namespace에 있는 Container들의 개수 |
Kubernetes : Node
Node에 대한 정보들(Status, Age, Version, CPU/Memory/Network/Filesystem 등)을 표시하는 Dashboard입니다.
Panel | Description |
|---|---|
STATUS | Node의 상태 |
ROLES | Node의 Role |
AGE | Node가 생성된 후 지금까지의 기간 |
VERSION | Node의 Kubernetes version |
KERNEL-VERSION | Node의 Kernel version |
CONTAINER-RUNTIME-VERSION | Node의 Container runtime version |
Total CPU | Node에 있는 Container들에서 사용된 CPU 합계(Core) |
CPU Usage | Node에 있는 Container들의 CPU 사용량 |
Total Memory | Node에 있는 Container들에서 사용된 Memory 합계(MiB) |
Memory Usage | Node에 있는 Container들의 Memory 사용량 |
Total Network | Node에 있는 Container들에서 사용된 Network의 합계(MBps) |
Total Filesystem Read/Write | Node에 있는 Container들의 Filesystem Read/Write 사용량 총합 |
Filesystem Read/Write | Node에 있는 Container들의 Filesystem Read/Write 사용량 |
Total Network | Node에 있는 Container들의 Network TX/RX 사용량 총합 |
Network TX/RX | Node에 있는 Container들의 Network TX/RX 사용량 |
Pod Info | Node에 있는 pod들의 정보 |
Capacity | Node의 사용할 수 있는 resource |
Allocatable | Node의 할당할 수 있는 resource |
Events | Node의 event 정보 |
Pod Events | Node에 있는 pod들의 event 정보 |
Kubernetes : Node Overview
Node에 대한 요약 정보들(각 Node들의 CPU/Memory/Network/Filesystem/Pod 등)을 표시하는 Dashboard입니다.
Panel | Description |
|---|---|
CPU | Node들에 할당된 CPU의 상태에 따른 양 (Allocatable / Capacity / Usage) |
CPU Usage | Node들에 할당된 CPU 사용량(%) |
Memory | Node들에 할당된 Memory의 상태에 따른 양 (Allocatable / Capacity / WorkingSet) |
Memory Usage | Node들에 할당된 Memory 사용량(%) |
Filesystem | Node들에 할당된 Filesystem의 상태에 따른 양 (Limit / Usage) |
Filesystem Usage | Node들에 할당된 Filesystem의 사용량(%) |
CPU Requests and Limits | Node들에 할당된 CPU의 정보 (Allocatable / Request / Limit) |
Memory Requests and Limits | Node들에 할당된 Memory의 정보 (Allocatable / Request / Limit) |
CPU Usage | Node들에 할당된 CPU의 정보 (Allocatable / Usage) |
Memory Usage | Node들에 할당된 Memory의 정보 (Allocatable / Usage) |
CPU Usage | Node들에 할당된 CPU의 사용량 (max, current) |
Memory Usage | Node들에 할당된 Memory의 사용량 (max, current) |
Container Dashboards
Kubernetes : CronJob
CronJob에 대한 정보들(Schedule, active, age 등)을 표시하는 Dashboard입니다.
Panel | Description |
|---|---|
SCHEDULE | 스케줄 요구된 CronJob의 개수 |
SUSPEND | 일시 중지된 CronJob의 개수 |
ACTIVE | 활성화되어 있는 CronJob의 개수 |
LAST SCHEDULE | 마지막으로 CronJob 스케쥴이 실행 된 시간 |
NEXT SCHEDULE | 다음 실행예정인 CronJob 스케쥴 시간 |
AGE | 현재로부터 가장 오래 전에 생성된 CronJob의 지금까지의 기간 |
Jobs | cronjob들의 정보 |
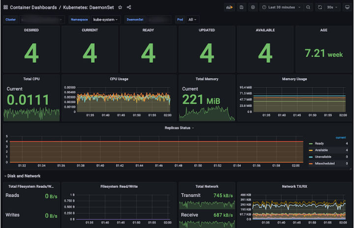
Kubernetes : DaemonSet
DaemonSet에 대한 정보들(Replicas, CPU/Memory/Network/Filesystem 등)을 표시하는 Dashboard입니다.
Panel | Description |
|---|---|
DESIRED | 스케줄이 요구된 DaemonSet의 개수 |
CURRENT | 현재 스케줄 된 DaemonSet의 개수 |
READY | 현재 동작하고 준비된 DaemonSet의 개수 |
UPDATED | 업데이트 된 DaemonSet의 개수 |
AVAILABLE | 현재 동작하고 사용중인 DaemonSet의 개수 |
AGE | 현재로부터 가장 오래 전에 생성된 DaemonSet의 지금까지의 기간 |
Total CPU | Daemonset으로 생성된 Container들에서 사용된 CPU 합계(Core) |
CPU Usage | Daemonset으로 생성된 Container들의 CPU 사용량 |
Total Memory | Daemonset으로 생성된 Container들에서 사용된 Memory 합계(MiB) |
Memory Usage | Daemonset으로 생성된 Container들의 Memory 사용량 |
Replicas Status | Daemonset의 Replica들의 상태 (Ready / Available / Unavailable / Misscheduled / Scheduled) |
Total Network | Daemonset으로 생성된 Container들에서 사용된 Network의 합계(MBps) |
Total Filesystem Read/Write | Daemonset으로 생성된 Container들의 Filesystem Read/Write 사용량 총합 |
Filesystem Read/Write | Daemonset으로 생성된 Container들의 Filesystem Read/Write 사용량 |
Total Network TX/RX | Daemonset으로 생성된 Container들의 Network TX/RX 사용량 총합 |
Network TX/RX | Daemonset으로 생성된 Container들의 Network TX/RX 사용량 |
Pod Info | Daemonset pod들의 정보 정보에 있는 항목 클릭 시 “Container Dashboards / Kubernetes: Pod”으로 이동 |
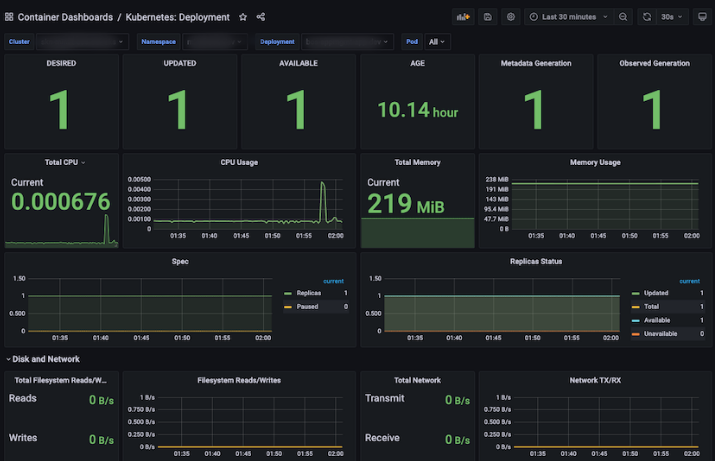
Kubernetes : Deployment
Deployment에 대한 정보들(Replicas, CPU/Memory/Network/Filesystem 등)을 표시하는 Dashboard입니다.
Panel | Description |
|---|---|
DESIRED | 스케줄 요구된 Deployment Replica의 개수 |
UPDATED | 업데이트 된 Deployment Replica의 개수 |
AVAILABLE | 현재 동작하고 사용중인 Deployment Replica의 개수 |
AGE | 현재로부터 가장 오래 전에 생성된 Deployment의 지금까지의 기간 |
Metadata Generation | Metadata로 생성된 Deployment의 개수 |
Observed Generation | Observed로 생성된 Deployment의 개수 |
Total CPU | Deployment로 생성된 Container들에서 사용된 CPU 합계(Core) |
CPU Usage | Deployment으로 생성된 Container들의 CPU 사용량 |
Total Memory | Deployment으로 생성된 Container들에서 사용된 Memory 합계(MiB) |
Memory Usage | Deployment으로 생성된 Container들의 Memory 사용량 |
Spec | Deployment의 Replica 개수와 Paused된 개수 |
Replicas Status | Deployment의 Replica들의 상태 (Ready / Available / Unavailable / Misscheduled / Scheduled) |
Total Network | Deployment으로 생성된 Container들에서 사용된 Network의 합계(MBps) |
Total Filesystem Read/Write | Deployment으로 생성된 Container들의 Filesystem Read/Write 사용량 총합 |
Filesystem Read/Write | Deployment으로 생성된 Container들의 Filesystem Read/Write 사용량 |
Total Network TX/RX | Deployment으로 생성된 Container들의 Network TX/RX 사용량 총합 |
Network TX/RX | Deployment으로 생성된 Container들의 Network TX/RX 사용량 |
Pod Info | Deployment으로 생성된 pod들의 정보 정보에 있는 항목 클릭 시 “Container Dashboards / Kubernetes: Pod”으로 이동 |
Status Condition | Deployment으로 생성된 pod들의 상태 |
Events | Deployment들의 event 정보 |
Pod Events | Deployment pod들의 event 정보 |
Kubernetes : Job
Job에 대한 정보들(Replicas, CPU/Memory/Network/Filesystem 등)을 표시하는 Dashboard입니다.
Panel | Description |
|---|---|
PARALLELISM | “Parallelism” 상태인 Job의 개수 |
COMPLETIONS | “Completion” 상태인 Job의 개수 |
FAILED | Failed된 Job의 개수 |
COMPLETE | Complete된 Job의 개수 |
DURATION | Job이 시작되고 나서 completion 상태가 될 때까지의 기간 |
AGE | 현재로부터 가장 오래 전에 생성된 Job의 지금까지의 기간 |
Total CPU | Job으로 생성된 Container들에서 사용된 CPU 합계(Core) |
CPU Usage | Job으로 생성된 Container들의 CPU 사용량 |
Total Memory | Job으로 생성된 Container들에서 사용된 Memory 합계(MiB) |
Memory Usage | Job으로 생성된 Container들의 Memory 사용량 |
Status | Job의 상태 (Active / Failed / Succeeded) |
Total Network | Job으로 생성된 Container들에서 사용된 Network 합계(MBps) |
Total Filesystem Read/Write | Job으로 생성된 Container들의 Filesystem Read/Write 사용량 총합 |
Filesystem Read/Write | Job으로 생성된 Container들의 Filesystem Read/Write 사용량 |
Total Network TX/RX | Job으로 생성된 Container들의 Network TX/RX 사용량 총합 |
Network TX/RX | Job으로 생성된 Container들의 Network TX/RX 사용량 |
Pod Info | Job으로 생성된 pod들의 정보 정보에 있는 항목 클릭 시 “Container Dashboards / Kubernetes: Pod”으로 이동 |
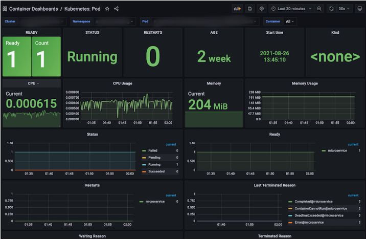
Kubernetes : Pod
Pod에 대한 요약 정보들(Replicas, CPU/Memory/Network/Filesystem 등)을 표시하는 Dashboard입니다.
Panel | Description |
|---|---|
READY | Pod의 Container상태가 Ready/정상인 개수 |
STATUS | Pod의 상태 |
RESTARTS | 재시작된 Pod의 총합 |
AGE | 현재로부터 가장 오래 전에 생성된 Pod의 지금까지의 기간 |
Start time | 현재로부터 가장 오래 전에 생성된 Pod의 생성 일자 및 시간 |
Kind | Pod의 종류 |
Total CPU | Pod으로 생성된 Container들에서 사용된 CPU 합계(Core) |
CPU Usage | Pod으로 생성된 Container들의 CPU 사용량 |
Total Memory | Pod으로 생성된 Container들에서 사용된 Memory 합계(MiB) |
Memory Usage | Pod으로 생성된 Container들의 Memory 사용량 |
Status | Pod의 상태 (Failed / Pending / Running / Succeeded) |
Ready | Ready상태인 Pod의 Container |
Restarts | Restarts상태인 Pod의 Container |
Last Terminated Reason | Pod이 마지막으로 종료된 이유 |
Waiting Reason | Pod이 Waiting상태인 이유 |
Terminated Reason | Pod이 종료된 이유 |
Total Volume | Pod과 연결된 PVC(Persistent Volume Claim) 용량의 합계 |
Volume | Pod과 연결된 PVC(Persistent Volume Claim) 용량 |
Total Network TX/RX | Pod으로 생성된 Container들의 Network TX/RX 사용량 총합 |
Network TX/RX | Pod으로 생성된 Container들의 Network TX/RX 사용량 |
Total Filesystem Read/Write | Pod으로 생성된 Container들의 Filesystem Read/Write 사용량 총합 |
Filesystem Read/Write | Pod으로 생성된 Container들의 Filesystem Read/Write 사용량 |
Pod Info | Pod들의 정보 |
Container Info | Container들의 정보 |
Kubernetes : Pod Overview
Pod에 대한 요약 정보들(Pod의 status, restart count, pod에서 사용된 CPU/Memory/Network/Volume/Filesystem 등)을 표시하는 Dashboard입니다.
Panel | Description |
|---|---|
Not running pod | 동작하지 않는 pod의 개수 총합 |
Abnormally waiting container during last selected range | 비정상적으로 “waiting” 상태였던 Container의 정보 및 waiting 횟수와 이유 정보에 있는 항목 클릭 시 “Container Dashboards / Kubernetes: Pod”으로 이동 |
Abnormally terminated container during last selected range | 비정상적으로 “terminated” 상태였던 Container의 정보 및 waiting 횟수와 이유 정보에 있는 항목 클릭 시 “Container Dashboards / Kubernetes: Pod”으로 이동 |
Last abnormally terminated container | 마지막이 “terminated” 상태였던 Container의 정보 및 이유 정보에 있는 항목 클릭 시 “Container Dashboards / Kubernetes: Pod”으로 이동 |
CPU Usage | Pod으로 생성된 Container에서 사용된 CPU 사용량 정보에 있는 항목 클릭 시 “Container Dashboards / Kubernetes: Pod”으로 이동 |
Memory Usage | Pod으로 생성된 Container에서 사용된 Memory 사용량 정보에 있는 항목 클릭 시 “Container Dashboards / Kubernetes: Pod”으로 이동 |
Volume Usage | Pod으로 생성된 Container에서 사용된 PVC(Persistent Volume Claim) 사용량 |
Kubernetes : ReplicaSet
ReplicaSet에 대한 정보들(Replicas, CPU/Memory/Network/Filesystem 등)을 표시하는 Dashboard입니다.
Panel | Description |
|---|---|
DESIRED | 스케줄 요구된 ReplicaSet의 개수 |
UPDATED | 업데이트 된 ReplicaSet의 개수 |
AVAILABLE | 현재 동작하고 사용중인 ReplicaSet의 개수 |
AGE | 현재로부터 가장 오래 전에 생성된 ReplicaSet의 지금까지의 기간 |
Metadata Generation | Metadata로 생성된 ReplicaSet의 개수 |
Observed Generation | Observed로 생성된 ReplicaSet의 개수 |
Total CPU | ReplicaSet으로 생성된 Container들에서 사용된 CPU 합계(Core) |
CPU Usage | ReplicaSet으로 생성된 Container들의 CPU 사용량 |
Total Memory | ReplicaSet으로 생성된 Container들에서 사용된 Memory 합계(MiB) |
Memory Usage | ReplicaSet으로 생성된 Container들의 Memory 사용량 |
Replicas Status | ReplicaSet의 Replica들의 상태 (Ready / Fully_labedled / Unavailable ) |
Total Network | ReplicaSet으로 생성된 Container들에서 사용된 Network 합계(MBps) |
Total Filesystem Read/Write | ReplicaSet으로 생성된 Container들의 Filesystem Read/Write 사용량 총합 |
Filesystem Read/Write | ReplicaSet으로 생성된 Container들의 Filesystem Read/Write 사용량 |
Total Network TX/RX | ReplicaSet으로 생성된 Container들의 Network TX/RX 사용량 총합 |
Network TX/RX | ReplicaSet으로 생성된 Container들의 Network TX/RX 사용량 |
Pod Info | ReplicaSet으로 생성된 pod들의 정보 정보에 있는 항목 클릭 시 “Container Dashboards / Kubernetes: Pod”으로 이동 |
Events | ReplicaSet들의 event 정보 |
Pod Events | ReplicaSet으로 생성된 pod들의 event 정보 |
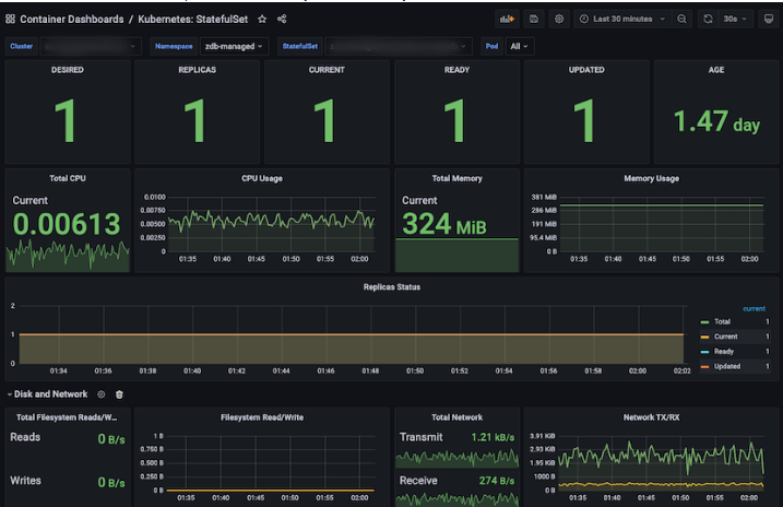
Kubernetes : StatefulSet
StatefulSets에 대한 정보들(Replicas, CPU/Memory/Network/Filesystem 등)을 표시하는 Dashboard입니다.
Panel | Description |
|---|---|
DESIRED | 스케줄 요구된 Statefulset Replica의 개수 |
REPLICAS | Statefulset Replica의 개수 |
CURRENT | 현재 Statefulset Replica의 개수 |
READY | 준비된 Statefulset Replica의 개수 |
UPDATED | 업데이트 된 Statefulset Replica의 개수 |
AGE | 현재로부터 가장 오래 전에 생성된 statefulset Replica의 지금까지의 기간 |
Total CPU | Statefulset Replica로 생성된 Container들에서 사용된 CPU 합계(Core) |
CPU Usage | Statefulset Replica로 생성된 Container들의 CPU 사용량 |
Total Memory | Statefulset Replica로 생성된 Container들에서 사용된 Memory 합계(MiB) |
Memory Usage | Statefulset Replica로 생성된 Container들의 Memory 사용량 |
Replicas Status | Statefulset Replica의 Replica들의 상태 (Total / Current / Ready / Updated ) |
Total Network | Statefulset Replica로 생성된 Container들에서 사용된 Network의 합계(MBps) |
Total Filesystem Read/Write | Statefulset Replica로 생성된 Container들의 Filesystem Read/Write 사용량 총합 |
Filesystem Read/Write | Statefulset Replica로 생성된 Container들의 Filesystem Read/Write 사용량 |
Total Network TX/RX | Statefulset Replica로 생성된 Container들의 Network TX/RX 사용량 총합 |
Network TX/RX | Statefulset Replica로 생성된 Container들의 Network TX/RX 사용량 |
Pod Info | Statefulset Replica로 생성된 pod들의 정보 정보에 있는 항목 클릭 시 “Container Dashboards / Kubernetes: Pod”으로 이동 |
Kubernetes : Workloads
Workloads에 대한 정보들(Deployments, ReplicaSets, StatefulSets, DaemonSets, Jobs, CronJobs)을 표시하는 Dashboard입니다.
Panel | Description |
|---|---|
Deployment | Available / Unavailabe 상태의 Deployment들의 개수 |
ReplicaSets | Ready / NotReady 상태의 ReplicaSet들의 개수 |
StatefulSets | Ready / NotReady 상태의 Statefulset들의 개수 |
DaemonSets | Available / Unavailabe 상태의 DaemonSet들의 개수 |
Jobs | Succeded / Active / Failed 상태의 Job들의 개수 |
CronJobs | Suspend가 True / False 상태인 CronJob들의 개수 |
Deployments | Deployment들의 정보 정보에 있는 항목 클릭 시 “Container Dashboards / Kubernetes: Deployment”으로 이동 |
ReplicaSets | ReplicaSet들의 정보 정보에 있는 항목 클릭 시 “Container Dashboards / Kubernetes: ReplicaSet”으로 이동 |
StatefulSets | Statefulset들의 정보 정보에 있는 항목 클릭 시 “Container Dashboards / Kubernetes: StatefulSet”으로 이동 |
DaemonSets | DaemonSet들의 정보 정보에 있는 항목 클릭 시 “Container Dashboards / Kubernetes: DaemonSet”으로 이동 |
CronJobs | CronJob들의 정보 정보에 있는 항목 클릭 시 “Container Dashboards / Kubernetes: CronJob”으로 이동 |
Jobs | Job들의 정보 정보에 있는 항목 클릭 시 “Container Dashboards / Kubernetes: Job”으로 이동 |
System Dashboards
System : Node
Node에 대한 정보들(System Uptime, Disk I/O, CPU/Memory/Network/Filesystem 등)을 표시하는 Dashboard입니다.
Panel | Description |
|---|---|
System Uptime | 선택한 Node의 선택한 Interval 시간 동안 system에서 uptime된 시간 |
Virtual CPU | 선택한 Node의 현재 Virtual CPU 할당량 |
RAM | 선택한 Node의 현재 Memory 할당량 |
Memory Available | 선택한 Node의 현재 Memory 사용비율(%) |
Load Average | 선택한 Node의 선택한 Interval 시간의 평균 Load (min, max, avg 따로 표시) |
Memory | 선택한 Node의 선택한 Interval 시간의 종류별(Total / Used / Available) Memory 사용량(GiB) (min, max, avg 따로 표시) |
CPU Usage | 선택한 Node의 선택한 Interval 시간의 idle / user / system / steal / iowait / softirq / nice CPU 사용비율(%) (min, max, avg 따로 표시) |
Memory Distribution | 선택한 Node의 선택한 Interval 시간의 종류별(Cached / Used / Free / Buffers) Memory Distribution 사용량(GiB) (min, max, avg 따로 표시) |
Network Traffic(KBps) | 선택한 Node의 선택한 Interval 시간의 종류별(각 항목별 Inbound / Outbound) Network Traffic 사용량(kBps) (min, max, avg 따로 표시) |
Network Utilization Hourly | 선택한 Node의 선택한 Interval 시간의 종류별(Sent / Received) Network Utilization 사용량(MiB) (min, max, avg 따로 표시) |
Filesystem Usage | 선택한 Node의 Filesystem 사용량(GiB) (min, max, avg 따로 표시) |
Disk I/O | 선택한 Node의 read / io time(ms) (min, max, avg 따로 표시) |
Mountpoint | 선택한 Node의 다양한 mount point에서 사용 가능한 Filesystem의 disk 사용량(GiB) (min, max, avg 따로 표시) |
System : Overview
각각의 Node에 대한 요약 정보들(Load Average, Swap, CPU/Memory/Network Usage 등)을 표시하는 Dashboard입니다.
Panel | Description |
|---|---|
All CPU | 선택한 Node들의 CPU 총합 / 사용량 |
All CPU Usage | 선택한 Node들의 CPU 총 사용량 (%) |
All Memory | 선택한 Node들의 Memory 총합 / 사용량 / 사용되지 않은 양 |
All Memory Usage | 선택한 Node들의 Memory 총 사용량 (%) |
All Filesystem | 선택한 Node들의 Filesystem 총합 / 사용량 / 사용되지 않은 양 |
All Filesystem Usage | 선택한 Node들의 Filesystem 총 사용량 (%) |
All CPU Usage | 선택한 Node 각각의 CPU 사용량 (Bar gauge 형태) |
All CPU Usage | 선택한 Node 각각의 CPU 사용량 (Line 형태) |
All Memory Used | 선택한 Node 각각의 Memory 사용량 (Bar gauge 형태) |
All Memory Used | 선택한 Node 각각의 Memory 사용량 (Line 형태) |
All Filesystem Usage | 선택한 Node 각각의 Filesystem 사용량 (Bar gauge 형태) |
All Filesystem Usage | 선택한 Node 각각의 Filesystem 사용량 (Line 형태) |
Disk Usage(Local) | 선택한 Node 각각의 Local Disk 사용량 |
Network Usage(TX/RX) | 선택한 Node 각각의 Network TX/RX 사용량 |
General
Kubernetes : Overview
Control / Data Plane ClusterのKubernetes全体の要約情報(Provider、Node、Namespaceの数、Alert、CPU / Memory / Network / Filesystemなど)を表示するダッシュボード。
Panel | Description |
|---|---|
Provider | Node 情報から取得したプロバイダ数 (AWS、Azure、IBM) |
Number of | NodeとNamespaceの数 |
Running | 「Running」状態の pod / container 数 |
Alerts Firing(P1) | PriorityがP1であるアラートの数 |
Alerts Firing(P2~P5) | PriorityがP2 / P3 / P4 / P5であるアラートの数(Pie型) |
Warning Events | Event typeが「Warning」のEventの数 |
Node Ready | Nodeの状態が「Ready」のNodeの個数(Polygon型) 情報の項目をクリックすると「Cluster Dashboards / Kubernetes: Node」に移動 |
Node MemoryPressure | Nodeの状態が「MemoryPressure」のNodeの個数(Polygon型) 情報の項目をクリックすると「Cluster Dashboards / Kubernetes: Node」に移動 |
Running pod count per node | Nodeの「Running」状態であるpodの個数総合の上位5個 |
Alerts Firing | アラート数(バー型) |
Warning Events | 「Warning」状態のイベント情報 |
Node DiskPressure | Nodeの状態が「DiskPressure」のNodeの個数(Polygon型) 情報の項目をクリックすると「Cluster Dashboards / Kubernetes: Node」に移動 |
Node PIDPressure | Nodeの状態が「PIDPressure」のNodeの個数(Polygon型) 情報の項目をクリックすると「Cluster Dashboards / Kubernetes: Node」に移動 |
Node Unschedulable | 「Unschedulable」であるNodeの個数(Polygon型) 情報の項目をクリックすると「Cluster Dashboards / Kubernetes: Node」に移動 |
pod status phase | Node内にあるPodの状態が「Running / Succeeded」の個数総合の上位5個 |
Alerts Firing | アラート数(表形式) |
Node CPU usage | NodeのCPU使用量(Polygon形式) 情報の項目をクリックすると「Cluster Dashboards / Kubernetes: Node」に移動 |
Node CPU usage | NodeのCPU使用量(線形) |
Node memory usage | ノードのメモリ使用量(ポリゴン型) 情報の項目をクリックすると「Cluster Dashboards / Kubernetes: Node」に移動 |
Node Memory usage | ノードのメモリ使用量(線形) |
Most CPU usage namespace | CPUを多用するNamespace上位10個 |
Most CPU-intensive pods | CPUを多用するPod上位10個 |
Most Memory usage namespace | Memoryを多用するNamespace上位10個 |
Most Memory-intensive pods | Memoryを多用するPod上位10個 |
Container CPU usage (Top 10) | CPUを多用するContainer上位10個 |
Container memory usage (Top 10) | Memoryを多用するContainer上位10個 |
Node local disk usage | NodeのLocal Diskを多用するNode上位10個 |
Top filesystem reads | Filesystem readが最も多いNode上位10個 |
Top network receive | Network receiveが最も多いNode上位10個 |
Top network transmit | Network transmitが最も多いNode上位10個 |
Persistent volume usage | Persistent volume 使用率が最も多い Node 上位 10 個 |
Top filesystem writes | Filesystem writeが最も多いNode上位10個 |
network receive errors | 各ノードのネットワーク受信エラー総合 |
network transmit errors | 各 Node の Network transmit error 総合 |