TABLE OF CONTENTS
Overview
Users with System Administrator privileges have full permissions in Monitoring.
How to access Monitoring
Select Monitoring Menu in the console

Direct access to Grafana URL
Enter the Grafana Domain URL in the address bar of the webpage and log in with your Cloud Z CP account.
URL Example : https://{Realm name}-monitoring.{Realm name}.cloudzcp.net/
How to change org
Clicking the icon at the bottom left of Grafana displays information about the connected account and related menus.
You can change the Org by selecting the “Current Org” menu.
In the Switch Organization pop-up window, the current Org is displayed with the “Current” button.
Clicking the “Switch to” button of the Org you want to change will change the Org to the current Org.
Go to Dashboard
1. Select the Home menu at the top.
2. You will see the recently selected Dashboard (Recent) and the default Folder (4).
3. If you select one of the default Folders, the Dashboards in the Folder will be displayed.
4. If you select Dashboard, you will see a screen consisting of various Panels.
5. You can set the search period and re-search cycle at the top right.
If you move the mouse over the time section (default: Last 1 hour) with the clock icon, the current search period will be displayed.
If you click the mouse in the time section, a pop-up window will appear where you can set the search period as shown below.
You can set it as an absolute time range or a relative time range.
To the right of the time section, there is a section where you can select the re-search cycle.
If you click the time section (default: 10s) with the icon that looks like an infinite loop, you can specify the cycle for automatically re-searching the metric information for the search period.
At the very top is Off, which allows you to stop re-searching, and you can select from 5 seconds to one day.
When you select the desired cycle, the re-search cycle is specified.
Grafana Built-in Dashboard
This explains the Dashboard provided by default in Cloud Z CP.
referenceDocument : https://grafana.com/docs/grafana/v7.5/dashboards/
Cluster Dashboards
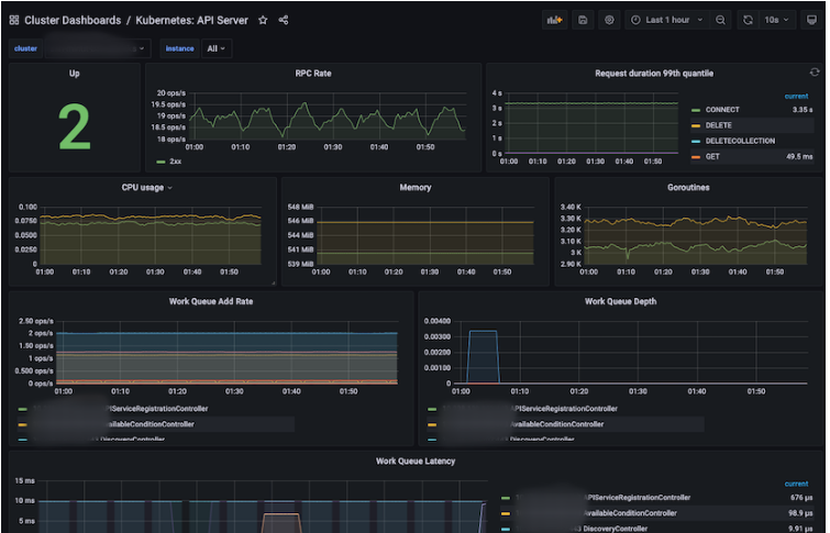
Kubernetes : API Server
This is a dashboard that displays information about the API Server (RPC Rate, CPU / Memory / Work Queue, etc.).
Panel | Description |
|---|---|
Up | Number of API Servers up |
RPC Rate | RPC Rate of API Servers |
Request duration 99th quantile | The 99th quantile during the request period of the API Server. |
CPU usage | CPU usage of API Server |
Memory | Memory usage of API Server |
Goroutines | Goroutine usage of API Server |
Work Queue Add Rate | Rate added to Work Queue |
Work Queue Depth | Depth of Work Queue |
Work Queue Latency | Latency of Work Queue |
Kubernetes : Component Overview
This is a dashboard that displays summary information about Kubernetes components (API Server, Pod, Container, etc.).
Panel | Description |
|---|---|
API Server Requests (Req/Sec) | Total number of requests from API Server |
API Server Latency | Total latency of API Servers |
Kublet Pod Start Latency | Latency when Kubelet Pods start |
Running Pods Trands | Number of pods in running state (min, max, avg, current displayed separately) |
Creating Rate of Pods | Number of Pods in running state created within 2 minutes |
Running Containers Trands | Number of containers in running state (min, max, avg, current displayed separately) |
Creating Rate of Containers | Number of containers in running state created within 2 minutes |
Kubernetes : Kubelet
A dashboard that displays information about Kubelet (Pod, Node, Storage, Cgroup, PLEG, RPC, etc.).
Panel | Description |
|---|---|
Up | Number of instances that are up |
Running Pods | The number of Pods in running state on Nodes. |
Running Container | Number of running containers on nodes |
Actual Volume Count | The number of volumes in actual_state_of_world state |
Desired Volume Count | Number of volumes in desired_state_of_world state |
Config Error Count | Number of Nodes that had config errors within 5 minutes |
CPU usage | CPU usage of nodes |
Memory | Memory usage of nodes |
Goroutines | Node's Goroutines Usage |
Operation Rate | Runtime Rate of Operations |
Operation Error Rate | Error Rate of Operations |
Operation duration 99th quantile | The 99th quantile during the runtime of the operations. |
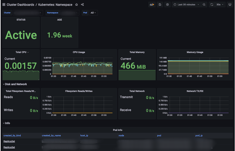
Kubernetes : Namespace
This is a Dashboard that displays information about the Namespace (Status, Age, CPU/Memory/Network/Filesystem, etc.).
Panel | Description |
|---|---|
STATUS | Namespace status |
AGE | The period up to now of the oldest namespace created from the present |
Total CPU | Total CPU (Cores) used by containers in the namespace |
CPU Usage | CPU usage of containers in a namespace |
Total Memory | Total Memory used by Containers in the Namespace (MiB) |
Memory Usage | Memory usage of containers in a namespace |
Total Network | Total network usage (MBps) by containers in the namespace |
Total Filesystem Read/Write | Total Filesystem Read/Write usage of containers in the namespace |
Filesystem Read/Write | Filesystem Read/Write Usage of Containers in Namespace |
Total Network TX/RX | Total Network TX/RX usage of containers in the namespace |
Network TX/RX | Network TX/RX usage of containers in a namespace |
Pod Info | Information about pods in the namespace Clicking on an item in the information takes you to “Container Dashboards / Kubernetes: Pod |
Resource Quotas | Resource Quotas of Namespaces |
Resource Limits | Resource Limits of Namespaces |
Events | Event information of namespace |
Pod Events | Event information of pods in the namespace |
Kubernetes : Namespace Overview
This is a Dashboard that displays summary information about Namespaces (number of Namespaces, CPU/Memory/Network/Filesystem of each Namespace, etc.).
Panel | Description |
|---|---|
Number of Namespaces | Number of namespaces |
CPU | Total CPU usage of containers in the namespace |
Memory | Total memory usage of containers in the namespace |
Volume | Total capacity/usage of Volumes in the Namespace |
Filesystem Reads/Writes | Total Reads/Writes of Filesystems in the Namespace |
Network RX/TX | Total Receive/Transmit of Filesystems in the Namespace |
AGE | The period up to now of the oldest namespace created from the present |
CPU Usage | CPU usage of containers in a namespace Clicking on an item in the information will take you to “Cluster Dashboards / Kubernetes: Namespace |
Memory Usage | Memory usage of containers in a namespace |
All CPU Usage | Displays CPU usage of all containers in the namespace in line format. |
All Memory WorkingSet | Displays the memory usage of all containers in the namespace in line format. |
Volume Usage | Limit/Usage of Volumes in Namespace |
Filesystem Read/Write | Filesystem Read/Write Usage of Containers in Namespace |
Volume Usage | Displays the usage of Volumes in the Namespace in line format. |
Network TX/RX | Network TX/RX usage of containers in a namespace |
Pod Count | Network TX/RX usage of containers in a namespace |
Container Count | Number of Containers in the Namespace |
Kubernetes : Node
This is a dashboard that displays information about the Node (Status, Age, Version, CPU/Memory/Network/Filesystem, etc.).
Panel | Description |
|---|---|
STATUS | Node status |
ROLES | Node's Role |
AGE | The period since the node was created |
VERSION | Kubernetes version of Node |
KERNEL-VERSION | Node's Kernel version |
CONTAINER-RUNTIME-VERSION | Container runtime version of Node |
Total CPU | Total CPU (Cores) used by containers on a node |
CPU Usage | CPU usage of containers on a node |
Total Memory | Total Memory used by Containers on a Node (MiB) |
Memory Usage | Total Memory used by Containers on a Node (MiB) |
Total Network | Total network usage (MBps) by containers on the node |
Total Filesystem Read/Write | Total Filesystem Read/Write usage of containers on a node |
Filesystem Read/Write | Filesystem Read/Write Usage of Containers on Node |
Total Network | Total Network TX/RX usage of containers on a node |
Network TX/RX | Network TX/RX usage of containers on a node |
Pod Info | Information about pods in a node |
Capacity | Available resources in Node |
Allocatable | Node's allocatable resources |
Events | Node's event information |
Pod Events | Event information of pods in Node |
Kubernetes : Node Overview
This is a dashboard that displays summary information about the nodes (CPU/Memory/Network/Filesystem/Pod of each node, etc.).
Panel | Description |
|---|---|
CPU | Amount of CPU allocated to nodes according to status (Allocatable / Capacity / Usage) |
CPU Usage | CPU usage (%) allocated to nodes |
Memory | Amount of memory allocated to nodes according to status (Allocatable / Capacity / WorkingSet) |
Memory Usage | Memory usage (%) allocated to nodes |
Filesystem | Amount (Limit / Usage) based on the status of the Filesystem allocated to the Nodes |
Filesystem Usage | Usage of Filesystem allocated to Nodes (%) |
CPU Requests and Limits | Information on CPUs allocated to nodes (Allocatable / Request / Limit) |
Memory Requests and Limits | Information on Memory allocated to Nodes (Allocatable / Request / Limit) |
CPU Usage | Information on CPUs allocated to nodes (Allocatable / Usage) |
Memory Usage | Information on Memory allocated to Nodes (Allocatable / Usage) |
CPU Usage | CPU usage allocated to nodes (max, current) |
Memory Usage | Memory usage allocated to nodes (max, current) |
Container Dashboards
Kubernetes : CronJob
This is a Dashboard that displays information about CronJob (Schedule, active, age, etc.).
Panel | Description |
|---|---|
SCHEDULE | Number of paused CronJobs |
SUSPEND | Number of paused CronJobs |
ACTIVE | Number of active CronJobs |
LAST SCHEDULE | The last time the CronJob schedule was run. |
NEXT SCHEDULE | The next scheduled CronJob execution time. |
AGE | The period of the oldest CronJob created so far from the present. |
Jobs | Information about cronjobs |
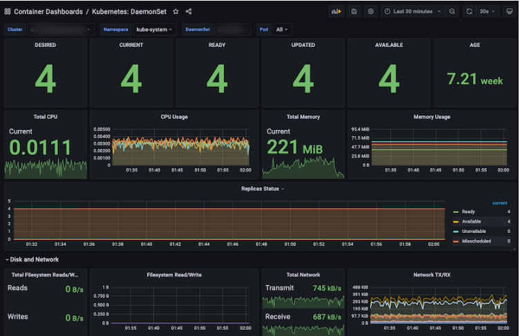
Kubernetes : DaemonSet
This is a Dashboard that displays information about DaemonSet (Replicas, CPU/Memory/Network/Filesystem, etc.).
Panel | Description |
|---|---|
DESIRED | The number of DaemonSets for which scheduling is required. |
CURRENT | Number of DaemonSets currently scheduled |
READY | The number of DaemonSets currently running and ready. |
UPDATED | Number of DaemonSets currently scheduled |
AVAILABLE | The number of DaemonSets currently running and in use. |
AGE | The longest period of time since the current DaemonSet was created |
Total CPU | Total CPU (Cores) used by Containers created by Daemonset |
CPU Usage | CPU usage of containers created by Daemonset |
Total Memory | Total Memory (MiB) used by Containers created by Daemonset |
Memory Usage | Memory usage of containers created by Daemonset |
Replicas Status | Status of Daemonset's Replicas (Ready / Available / Unavailable / Misscheduled / Scheduled) |
Total Network | Total network usage (MBps) by containers created by Daemonset |
Total Filesystem Read/Write | Total Filesystem Read/Write Usage of Containers Created by Daemonset |
Filesystem Read/Write | Filesystem Read/Write Usage of Containers Created by Daemonset |
Total Network TX/RX | Total Network TX/RX usage of containers created by Daemonset |
Network TX/RX | Network TX/RX usage of containers created with Daemonset |
Pod Info | Information about Daemonset pods Clicking on an item in the information takes you to “Container Dashboards / Kubernetes: Pod |
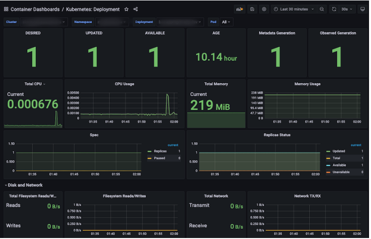
Kubernetes : Deployment
This is a dashboard that displays information about the deployment (Replicas, CPU/Memory/Network/Filesystem, etc.).
Panel | Description |
|---|---|
DESIRED | Number of Deployment Replicas required for scheduling |
UPDATED | Number of updated Deployment Replicas |
AVAILABLE | The number of Deployment Replicas currently running and in use. |
AGE | The period of the oldest Deployment created so far from the present. |
Metadata Generation | Number of Deployments created with metadata |
Observed Generation | Number of Deployments created with Observed |
Total CPU | Total CPU (Cores) used by containers created by Deployment |
CPU Usage | CPU usage of containers created by Deployment |
Total Memory | Total Memory (MiB) used by Containers created by Deployment |
Memory Usage | Memory usage of containers created by Deployment |
Spec | Number of replicas and number of paused instances of the deployment |
Replicas Status | Status of replicas in deployment (Ready / Available / Unavailable / Misscheduled / Scheduled) |
Total Network | Total network used by containers created by Deployment (MBps) |
Total Filesystem Read/Write | Total Filesystem Read/Write usage of containers created by Deployment |
Filesystem Read/Write | Filesystem Read/Write usage of containers created by Deployment |
Total Network TX/RX | Total Network TX/RX usage of containers created by Deployment |
Network TX/RX | Network TX/RX usage of containers created by Deployment |
Pod Info | Information about pods created by deployment Clicking on an item in the information takes you to “Container Dashboards / Kubernetes: Pod” |
Status Condition | Status of pods created by deployment |
Events | Event information of deployments |
Pod Events | Event information of deployment pods |
Kubernetes : Job
This is a dashboard that displays information about the job (Replicas, CPU/Memory/Network/Filesystem, etc.).
Panel | Description |
|---|---|
PARALLELISM | Number of Jobs in “Parallelism” state |
COMPLETIONS | Number of Jobs in “Completion” status |
FAILED | Number of failed jobs |
COMPLETE | Number of completed jobs |
DURATION | The period from when a job starts until it reaches completion status. |
AGE | The period up to now of the Job created the longest ago from the present |
Total CPU | Total CPU (Cores) used by containers created by Job |
CPU Usage | CPU usage of containers created by jobs |
Total Memory | Total Memory (MiB) used by Containers created by Job |
Memory Usage | Memory usage of containers created by jobs |
Status | Job status (Active / Failed / Succeeded) |
Total Network | Total Network used by Containers created by Job (MBps) |
Total Filesystem Read/Write | Total Filesystem Read/Write usage of containers created by Job |
Filesystem Read/Write | Filesystem Read/Write Usage of Containers Created by Job |
Total Network TX/RX | Total Network TX/RX usage of containers created by Job |
Network TX/RX | Network TX/RX usage of containers created by jobs |
Pod Info | Information on pods created by jobs Clicking on an item in the information takes you to “Container Dashboards / Kubernetes: Pod” |
Kubernetes : Pod
A Dashboard that displays summary information about Pods (Replicas, CPU/Memory/Network/Filesystem, etc.).
Panel | Description |
|---|---|
READY | The number of Pod's Containers whose status is Ready/Normal |
STATUS | Pod status |
RESTARTS | Total number of restarted Pods |
AGE | The age of the oldest Pod created so far from the present |
Start time | Creation date and time of the oldest Pod created from the present. |
Kind | Types of Pods |
Total CPU | Total CPU (Cores) used by containers created by Pod |
CPU Usage | CPU usage of containers created by Pods |
Total Memory | Total Memory (MiB) used by Containers created by Pod |
Memory Usage | Memory usage of containers created by Pods |
Status | Pod status (Failed / Pending / Running / Succeeded) |
Ready | Container of a Pod that is in Ready state |
Restarts | Container of Pod in Restarts state |
Last Terminated Reason | Why did the pod finally terminate? |
Waiting Reason | Why is the Pod in Waiting state? |
Terminated Reason | Why the Pod was terminated |
Total Volume | The sum of the capacity of the PVC (Persistent Volume Claim) associated with the Pod. |
Volume | PVC (Persistent Volume Claim) capacity associated with a Pod |
Total Network TX/RX | Total Network TX/RX usage of containers created by Pod |
Network TX/RX | Network TX/RX usage of containers created by Pods |
Total Filesystem Read/Write | Total Filesystem Read/Write usage of containers created by Pod |
Filesystem Read/Write | Filesystem Read/Write usage of containers created as Pods |
Pod Info | Information about pods |
Container Info | Information on containers |
Kubernetes : Pod Overview
This is a Dashboard that displays summary information about the Pod (Pod status, restart count, CPU/Memory/Network/Volume/Filesystem used by the Pod, etc.).
Panel | Description |
|---|---|
Not running pod | Total number of pods that are not running |
Abnormally waiting container during last selected range | Information about the Container that was abnormally in the “waiting” state, the number of times it was waiting, and the reason for it Clicking on an item in the information takes you to “Container Dashboards / Kubernetes: Pod” |
Abnormally terminated container during last selected range | Information about the Container that was abnormally “terminated” and the number of waiting times and reasons Clicking on an item in the information takes you to “Container Dashboards / Kubernetes: Pod” |
Last abnormally terminated container | Information and reasons for the Container that was last in the “terminated” state Clicking on an item in the information takes you to “Container Dashboards / Kubernetes: Pod” |
CPU Usage | CPU usage used by containers created by Pods Clicking on an item in the information takes you to “Container Dashboards / Kubernetes: Pod” |
Memory Usage | Memory usage used by containers created by Pods Clicking on an item in the information takes you to “Container Dashboards / Kubernetes: Pod” |
Volume Usage | PVC (Persistent Volume Claim) usage used in containers created by Pods |
Kubernetes : ReplicaSet
This is a Dashboard that displays information about ReplicaSet (Replicas, CPU/Memory/Network/Filesystem, etc.).
Panel | Description |
|---|---|
DESIRED | The number of ReplicaSets required for scheduling |
UPDATED | Number of updated ReplicaSets |
AVAILABLE | The number of ReplicaSets currently running and in use. |
AGE | The period of time up to now for the oldest ReplicaSet created from the present. |
Metadata Generation | Number of ReplicaSets created with metadata |
Observed Generation | Number of ReplicaSets created with Observed |
Total CPU | Total CPU (Cores) used by Containers created with ReplicaSet |
CPU Usage | CPU usage of containers created with ReplicaSet |
Total Memory | Total Memory (MiB) used by Containers created with ReplicaSet |
Memory Usage | Memory usage of containers created with ReplicaSet |
Replicas Status | Status of Replicas in ReplicaSet (Ready / Fully_labedled / Unavailable) |
Total Network | Total Network used by Containers created with ReplicaSet (MBps) |
Total Filesystem Read/Write | Total Filesystem Read/Write usage of Containers created with ReplicaSet |
Filesystem Read/Write | Filesystem Read/Write Usage of Containers Created with ReplicaSet |
Total Network TX/RX | Total Network TX/RX usage of Containers created with ReplicaSet |
Network TX/RX | Network TX/RX usage of containers created with ReplicaSet |
Pod Info | Information about pods created with ReplicaSet Clicking on an item in the information takes you to “Container Dashboards / Kubernetes: Pod” |
Events | Event information of ReplicaSets |
Pod Events | Event information of pods created with ReplicaSet |
Kubernetes : StatefulSet
Clicking on an item in the information takes you to “Container Dashboards / Kubernetes: Pod”
Panel | Description |
|---|---|
DESIRED | The number of Statefulset replicas required for the schedule |
REPLICAS | Number of Statefulset Replicas |
CURRENT | Current number of Statefulset Replicas |
READY | Number of Statefulset Replicas prepared |
UPDATED | Number of updated Statefulset Replicas |
AGE | The age of the oldest statefulset replica created so far. |
Total CPU | Total CPU (Cores) used by containers created as Statefulset Replica |
CPU Usage | CPU usage of containers created as Statefulset Replica |
Total Memory | Total Memory (MiB) used by Containers created as Statefulset Replica |
Memory Usage | Statefulset Replica로 생성된 Container들의 Memory 사용량 |
Replicas Status | Status of Replicas of Statefulset Replica (Total / Current / Ready / Updated) |
Total Network | Sum of network used by containers created as Statefulset Replica (MBps) |
Total Filesystem Read/Write | Total Filesystem Read/Write Usage of Containers Created as Statefulset Replica |
Filesystem Read/Write | Filesystem Read/Write Usage of Containers Created as Statefulset Replica |
Total Network TX/RX | Total Network TX/RX usage of containers created as Statefulset Replica |
Network TX/RX | Network TX/RX usage of containers created as Statefulset Replica |
Pod Info | Information about pods created as Statefulset Replica Clicking on an item in the information takes you to “Container Dashboards / Kubernetes: Pod” |
Kubernetes : Workloads
A Dashboard that displays information about Workloads (Deployments, ReplicaSets, StatefulSets, DaemonSets, Jobs, CronJobs).
Panel | Description |
|---|---|
Deployment | Number of Deployments in Available/Unavailabe state |
ReplicaSets | Number of ReplicaSets in Ready/NotReady state |
StatefulSets | Number of Statefulsets in Ready/NotReady state |
DaemonSets | Number of DaemonSets in Available/Unavailabe state |
Jobs | Number of jobs in the Succeded / Active / Failed state |
CronJobs | Number of CronJobs with Suspend in True/False state |
Deployments | Information on deployments Clicking on an item in the information takes you to “Container Dashboards / Kubernetes: ReplicaSet” |
ReplicaSets | Information on ReplicaSets Clicking on an item in the information takes you to “Container Dashboards / Kubernetes: ReplicaSet” |
StatefulSets | Information about Statefulsets Clicking on an item in the information takes you to “Container Dashboards / Kubernetes: StatefulSet” |
DaemonSets | Information about DaemonSets Clicking on an item in the information takes you to “Container Dashboards / Kubernetes: DaemonSet” |
CronJobs | Information on CronJobs Clicking on an item in the information takes you to “Container Dashboards / Kubernetes: CronJob” |
Jobs | Jobs information Clicking on an item in the information will take you to “Container Dashboards / Kubernetes: Job” |
System Dashboards
System : Node
This is a dashboard that displays information about the Node (System Uptime, Disk I/O, CPU/Memory/Network/Filesystem, etc.).
Panel | Description |
|---|---|
System Uptime | The time that the system was uptimed during the selected Interval time of the selected Node. |
Virtual CPU | Current Virtual CPU allocation of the selected Node |
RAM | Current Memory Allocation of the Selected Node |
Memory Available | Current Memory Usage Ratio (%) of the selected Node |
Load Average | Average Load of selected Interval time of selected Node (min, max, avg displayed separately) |
Memory | Memory usage (GiB) by type (Total / Used / Available) for the selected Interval time of the selected Node (min, max, avg displayed separately) |
CPU Usage | idle / user / system / steal / iowait / softirq / nice CPU usage ratio (%) of the selected Node during the selected Interval time (min, max, avg displayed separately) |
Memory Distribution | Memory Distribution usage (GiB) by type (Cached / Used / Free / Buffers) for the selected Interval time of the selected Node (min, max, avg displayed separately) |
Network Traffic(KBps) | Network Traffic usage (kBps) by type (Inbound / Outbound for each item) for the selected Interval time of the selected Node (min, max, avg displayed separately) |
Network Utilization Hourly | Network Utilization usage (MiB) by type (Sent / Received) for the selected Interval time of the selected Node (min, max, avg displayed separately) |
Filesystem Usage | Filesystem usage (GiB) of the selected Node (min, max, avg displayed separately) |
Disk I/O | Read/io time(ms) of selected Node (min, max, avg displayed separately) |
Mountpoint | Disk usage (GiB) of Filesystems available at various mount points of the selected Node (min, max, avg displayed separately) |
System : Overview
This is a dashboard that displays summary information for each node (Load Average, Swap, CPU/Memory/Network Usage, etc.).
Panel | Description |
|---|---|
All CPU | Total / Usage of selected Nodes' CPU |
All CPU Usage | Total CPU Usage (%) of selected Nodes |
All Memory | Total / Usage of selected Nodes' CPU |
All Memory Usage | Total Memory Usage (%) of selected Nodes |
All Filesystem | Total / Used / Unused Filesystem of selected Nodes |
All Filesystem Usage | Total Filesystem Usage of Selected Nodes (%) |
All CPU Usage | CPU usage of each selected Node (Bar gauge type) |
All CPU Usage | CPU usage of each selected Node (Line format) |
All Memory Used | Memory usage of each selected Node (Bar gauge type) |
All Memory Used | Memory usage of each selected node (Line format) |
All Filesystem Usage | Filesystem usage of each selected Node (Bar gauge type) |
All Filesystem Usage | Filesystem usage of each selected Node (Line format) |
Disk Usage(Local) | Local Disk Usage of each selected Node |
Network Usage(TX/RX) | Network TX/RX usage for each selected Node |
General
Kubernetes : Overview
This is a dashboard that displays summary information about the entire Kubernetes of the Control/Data Plane Clusters (number of Providers, Nodes, Namespaces, Alerts, CPU/Memory/Network/Filesystem, etc.).
Panel | Description |
|---|---|
Provider | Number of provides taken from node information (AWS, Azure, IBM) |
Number of | Number of Nodes and Namespaces |
Running | Number of pods/containers in “Running” state |
Alerts Firing(P1) | Number of Alerts with priority P1 |
Alerts Firing(P2~P5) | Number of Alerts with Priority P2 / P3 / P4 / P5 (Pie-shaped) |
Warning Events | Number of Events with Event type “Warning” |
Node Ready | The number of Nodes whose status is “Ready” (in Polygon form) Clicking on an item in the information will take you to “Cluster Dashboards / Kubernetes: Node” |
Node MemoryPressure | The number of Nodes whose status is “MemoryPressure” (in Polygon form) Clicking on an item in the information will take you to “Cluster Dashboards / Kubernetes: Node” |
Running pod count per node | Top 5 total number of pods in “Running” state on Node |
Alerts Firing | Number of Alerts (Bar type) |
Warning Events | Event information in “Warning” status |
Node DiskPressure | The number of Nodes whose status is “DiskPressure” (in Polygon form) Clicking on an item in the information will take you to “Cluster Dashboards / Kubernetes: Node” |
Node PIDPressure | The number of Nodes whose status is “PIDPressure” (in Polygon form) Clicking on an item in the information will take you to “Cluster Dashboards / Kubernetes: Node” |
Node Unschedulable | Number of “Unschedulable” Nodes (in Polygon form) Clicking on an item in the information will take you to “Cluster Dashboards / Kubernetes: Node” |
pod status phase | Top 5 total number of Pods in the Node whose status is “Running / Succeeded” |
Alerts Firing | Number of Alerts (Table format) |
Node CPU usage | Node's CPU usage (in Polygon form) Clicking on an item in the information will take you to “Cluster Dashboards / Kubernetes: Node” |
Node CPU usage | Node의 CPU 사용량 (Line 형태) |
Node memory usage | Node's Memory Usage (in Polygon form) Clicking on an item in the information will take you to “Cluster Dashboards / Kubernetes: Node” |
Node Memory usage | Memory usage of Node (Line format) |
Most CPU usage namespace | Top 10 CPU-intensive Namespaces |
Most CPU-intensive pods | Top 10 Pods with High CPU Usage |
Most Memory usage namespace | Top 10 Namespaces that Use a lot of Memory |
Most Memory-intensive pods | Top 10 Pods that use a lot of memory |
Container CPU usage (Top 10) | Top 10 CPU-intensive Containers |
Container memory usage (Top 10) | Top 10 Memory-Using Containers |
Node local disk usage | Top 10 Nodes that use the most Local Disk on Node |
Top filesystem reads | Top 10 Nodes with the most filesystem reads |
Top network receive | Top 10 Nodes with the most network receive |
Top network transmit | Top 10 Nodes with the most network transmits |
Persistent volume usage | Top 10 Nodes with the highest Persistent volume usage |
Top filesystem writes | Top 10 Nodes with the most filesystem writes |
network receive errors | Total network receive errors for each node |
network transmit errors | Total Network transmit error of each node |