Overview
This document provides instructions on how to access monitoring tools, switch organizations, navigate dashboards, and understand the default dashboards.
Accessing Monitoring
Go to the Monitoring menu in the Cloud Z CP console.
The screen displays various metrics about the project's containers.

To view more detailed metrics, click the "Advanced Monitoring" button on the upper-right corner to access Grafana. 
Users with project permissions only have access to dashboards for that specific project. 
Direct access via URL:
Enter the Grafana domain in the browser address bar and log in using your Cloud Z CP account.
Example URL:
https://{Realm name}-monitoring.{Realm name}.cloudzcp.net/
Switching Organizations 
Click the icon at the bottom-left corner of the Grafana interface to view account details and related menus.
Select the "Current Org" menu. A popup titled "Switch Organization" will appear.

The currently selected Org is marked with a "Current" button. 
Click "Switch to" next to your desired Org to change it. 
Navigating to Dashboards
1. Click the "Home" menu at the top. 
2. You will see recently used dashboards and one default folder. 
3. Select the default folder to view its dashboards. 
4. Click a dashboard to display a screen made up of various panels. 
5. You can configure time range and refresh interval in the top-right corner. 
Hover over the clock icon (default: Last 1 hour) to view the current time range.
Click it to open a popup where you can set:
Absolute time range
Relative time range


Next to the time, click the loop icon (default: 10s) to set the auto-refresh interval.
Options include:
Off
From 5 seconds up to 1 day
Dashboards on the Cloud Z CP Console
These dashboards provide container metrics for a selected project.
Panel | Description |
|---|---|
Deployment | Count of available/unavailable deployments in the selected cluster and namespace |
ReplicaSets | Count of ready/not-ready ReplicaSets |
StatefulSets | Count of ready/not-ready StatefulSets |
Pod Status | Count of pods in various states: Failed, Pending, Running, Succeeded |
CPU Usage | CPU usage of containers |
Memory Usage | Memory usage of containers |
Ingress controller requests | Number of requests handled by ingress controllers |
Volume Usage | Persistent Volume Claim (PVC) usage |
Filesystem Read/Write | Filesystem I/O usage |
Network TX/RX | Network transmit/receive usage |
Built-in Grafana Dashboards
Cloud Z CP provides several default dashboards for Kubernetes resources.
Reference: https://grafana.com/docs/grafana/v7.5/dashboards/
Container Dashboards
Kubernetes : CronJob
Displays information such as schedule, active status, age, etc. 
Panel | Description |
|---|---|
SCHEDULE | Number of scheduled CronJobs |
SUSPEND | Number of suspended CronJobs |
ACTIVE | Number of active CronJobs |
LAST SCHEDULE | Time when the CronJob last ran |
NEXT SCHEDULE | Time when the CronJob will next run |
AGE | Time since the CronJob was created |
Jobs | CronJob details |
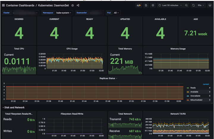
Kubernetes : DaemonSet
Displays DaemonSet info including replicas, CPU, memory, network, filesystem usage. 
Panel | Description |
|---|---|
DESIRED | Desired DaemonSet replicas |
CURRENT | Currently scheduled DaemonSets |
READY | Ready DaemonSets |
UPDATED | Updated DaemonSets |
AVAILABLE | Available DaemonSets |
AGE | Time since the DaemonSet was created |
Total CPU | Total CPU used by containers |
CPU Usage | CPU usage per container |
Total Memory | Total memory used |
Memory Usage | Memory usage per container |
Replicas Status | Ready / Available / Unavailable / Misscheduled / Scheduled |
Total Network | Network usage (MBps) |
Total Filesystem Read/Write | Total I/O usage |
Filesystem Read/Write | Filesystem I/O usage |
Total Network TX/RX | Total TX/RX data |
Network TX/RX | TX/RX usage |
Pod Info | Pod details (linked to Pod Dashboard) |
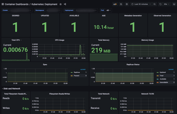
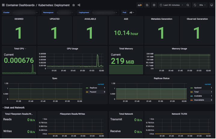
Kubernetes : Deployment
Displays similar metrics as DaemonSets but for Deployments. 
Panel | Description |
|---|---|
DESIRED | Desired replicas |
UPDATED | Updated replicas |
AVAILABLE | Available replicas |
AGE | Time since creation |
Metadata Generation | Number of Deployments created via Metadata |
Observed Generation | Number of Deployments created via Observed |
Total CPU | Total CPU requested by containers created through Deployments (in cores) |
CPU Usage | CPU usage of containers created through Deployments |
Total Memory | Total Memory requested by containers created through Deployments (in MiB) |
Memory Usage | Memory usage of containers created through Deployments |
Spec | Number of Replicas and number of Paused Deployments |
Replicas Status | Replica status of Deployments (Ready / Available / Unavailable / Misscheduled / Scheduled) |
Total Network | Total Network usage of containers created by Deployments (in MBps) |
Total Filesystem Read/Write | Total Filesystem Read/Write usage of containers created by Deployments |
Filesystem Read/Write | Filesystem Read/Write usage of containers created by Deployments |
Total Network TX/RX | Total Network TX/RX usage of containers created by Deployments |
Network TX/RX | Network TX/RX usage of containers created by Deployments |
Pod Info | Pod details created by Deployments (clickable to navigate to “Container Dashboards / Kubernetes: Pod”) |
Status Condition | Pod status of Pods created by Deployments |
Events | Deployment event details |
Pod Events | Pod event details for Pods created by Deployments |
Kubernetes : Job
Displays information on job status, duration, resource usage, and pod info. 
Panel | Description |
|---|---|
PARALLELISM | Number of Jobs in “Parallelism” state |
COMPLETIONS | Number of Jobs in “Completion” state |
FAILED | Number of Failed Jobs |
COMPLETE | Number of Completed Jobs |
DURATION | Duration from Job start until reaching completion state |
AGE | Duration since the oldest Job was created (from creation until now) |
Total CPU | Total CPU cores used by containers created by Jobs |
CPU Usage | CPU usage of containers created by Jobs |
Total Memory | Total Memory (MiB) used by containers created by Jobs |
Memory Usage | Memory usage of containers created by Jobs |
Status | Job statuses (Active / Failed / Succeeded) |
Total Network | Total Network usage (MBps) by containers created by Jobs |
Total Filesystem Read/Write | Total Filesystem Read/Write usage of containers created by Jobs |
Filesystem Read/Write | Filesystem Read/Write usage of containers created by Jobs |
Total Network TX/RX | Total Network TX/RX usage of containers created by Jobs |
Network TX/RX | Network TX/RX usage of containers created by Jobs |
Pod Info | Details of Pods created by Jobs (clickable to navigate to “Container Dashboards / Kubernetes: Pod”) |
Kubernetes : Pod
Shows detailed info per Pod including state, lifecycle, and resource usage. 
Panel | Description |
|---|---|
READY | Number of Pod containers in Ready/Healthy state |
STATUS | Pod statuses |
RESTARTS | Total number of restarted Pods |
AGE | Duration since the oldest Pod was created (from creation until now) |
Start time | Creation date and time of the oldest Pod |
Kind | Types of Pods |
Total CPU | Total CPU cores used by containers created by Pods |
CPU Usage | CPU usage of containers created by Pods |
Total Memory | Total Memory (MiB) used by containers created by Pods |
Memory Usage | Memory usage of containers created by Pods |
Status | Pod statuses (Failed / Pending / Running / Succeeded) |
Ready | Containers of Pods in Ready state |
Restarts | Containers of Pods in Restarting state |
Last Terminated Reason | Last termination reason for Pods |
Waiting Reason | Reason why Pods are in Waiting state |
Terminated Reason | Reason why Pods were terminated |
Total Volume | Total capacity of Persistent Volume Claims (PVCs) attached to Pods |
Volume | Capacity of Persistent Volume Claims (PVCs) attached to Pods |
Total Network TX/RX | Total Network TX/RX usage of containers created by Pods |
Network TX/RX | Network TX/RX usage of containers created by Pods |
Total Filesystem Read/Write | Total Filesystem Read/Write usage of containers created by Pods |
Filesystem Read/Write | Filesystem Read/Write usage of containers created by Pods |
Pod Info | Details of Pods |
Container Info | Details of Containers |
Kubernetes : Pod Overview
Summarizes pod statuses and recent anomalies. 
Panel | Description |
|---|---|
Not running pod | Total number of non-running Pods |
Abnormally waiting container during last selected range | Information on Containers that were abnormally in “Waiting” state, including number of waits and reasons |
Abnormally terminated container during last selected range | Information on Containers that were abnormally in “Terminated” state, including number of waits and reasons |
Last abnormally terminated container | Information on Containers whose last state was “Terminated” and the termination reason |
CPU Usage | CPU usage of Containers created by Pods |
Memory Usage | Memory usage of Containers created by Pods |
Volume Usage | PVC (Persistent Volume Claim) usage by Containers created by Pods |
Kubernetes : ReplicaSet
This is a dashboard that displays information about ReplicaSets (Replicas, CPU/Memory/Network/Filesystem, etc.). 
Panel | Description |
|---|---|
DESIRED | Number of scheduled ReplicaSets |
UPDATED | Number of updated ReplicaSets |
AVAILABLE | Number of currently running and in-use ReplicaSets |
AGE | Duration since the oldest ReplicaSet was created from now |
Metadata Generation | Number of ReplicaSets created from Metadata |
Observed Generation | Number of ReplicaSets created from Observed |
Total CPU | Total CPU used by Containers created by ReplicaSets (Core) |
CPU Usage | CPU usage of Containers created by ReplicaSets |
Total Memory | Total Memory used by Containers created by ReplicaSets (MiB) |
Memory Usage | Memory usage of Containers created by ReplicaSets |
Replicas Status | Status of Replicas in ReplicaSets (Ready / Fully_labeled / Unavailable) |
Total Network | Total Network usage by Containers created by ReplicaSets (MBps) |
Total Filesystem Read/Write | Total Filesystem Read/Write usage by Containers created by ReplicaSets |
Filesystem Read/Write | Filesystem Read/Write usage by Containers created by ReplicaSets |
Total Network TX/RX | Total Network TX/RX usage by Containers created by ReplicaSets |
Network TX/RX | Network TX/RX usage by Containers created by ReplicaSets |
Pod Info | Information of Pods created by ReplicaSets (Clicking on any item navigates to “Container Dashboards / Kubernetes: Pod”) |
Events | Event information of ReplicaSets |
Pod Events | Event information of Pods created by ReplicaSets |
Kubernetes : StatefulSet
This is a dashboard that displays information about StatefulSets (Replicas, CPU/Memory/Network/Filesystem, etc.). 
Panel | Description |
|---|---|
DESIRED | Number of scheduled StatefulSet Replicas |
REPLICAS | Number of StatefulSet Replicas |
CURRENT | Current number of StatefulSet Replicas |
READY | Number of ready StatefulSet Replicas |
UPDATED | Number of updated StatefulSet Replicas |
AGE | Duration since the oldest StatefulSet Replica was created from now |
Total CPU | Total CPU used by Containers created by StatefulSet Replicas (Core) |
CPU Usage | CPU usage of Containers created by StatefulSet Replicas |
Total Memory | Total Memory used by Containers created by StatefulSet Replicas (MiB) |
Memory Usage | Memory usage of Containers created by StatefulSet Replicas |
Replicas Status | Status of StatefulSet Replicas (Total / Current / Ready / Updated) |
Total Network | Total Network usage by Containers created by StatefulSet Replicas (MBps) |
Total Filesystem Read/Write | Total Filesystem Read/Write usage by Containers created by StatefulSet Replicas |
Filesystem Read/Write | Filesystem Read/Write usage by Containers created by StatefulSet Replicas |
Total Network TX/RX | Total Network TX/RX usage by Containers created by StatefulSet Replicas |
Network TX/RX | Network TX/RX usage by Containers created by StatefulSet Replicas |
Pod Info | Information of Pods created by StatefulSet Replicas (Clicking on any item navigates to “Container Dashboards / Kubernetes: Pod”) |
Kubernetes : Workloads
This is a dashboard that displays information about Workloads (Deployments, ReplicaSets, StatefulSets, DaemonSets, Jobs, CronJobs). 
Panel | Description |
|---|---|
Deployment | Number of Deployments in Available / Unavailable state |
ReplicaSets | Number of ReplicaSets in Ready / NotReady state |
StatefulSets | Number of StatefulSets in Ready / NotReady state |
DaemonSets | Number of DaemonSets in Available / Unavailable state |
Jobs | Number of Jobs in Succeeded / Active / Failed state |
CronJobs | Number of CronJobs with Suspend set to True / False |
Deployments | Deployment details (clicking an item navigates to: Container Dashboards / Kubernetes: Deployment) |
ReplicaSets | ReplicaSet details (clicking an item navigates to: Container Dashboards / Kubernetes: ReplicaSet) |
StatefulSets | StatefulSet details (clicking an item navigates to: Container Dashboards / Kubernetes: StatefulSet) |
DaemonSets | DaemonSet details (clicking an item navigates to: Container Dashboards / Kubernetes: DaemonSet) |
CronJobs | CronJob details (clicking an item navigates to: Container Dashboards / Kubernetes: CronJob) |
Jobs | Job details (clicking an item navigates to: Container Dashboards / Kubernetes: Job) |
