Tickets Documents Updates Sign in

Monitoring

TABLE OF CONTENTS

Overview

Users with System Administrator privileges have full permissions in Monitoring.

How to access Monitoring

  • Select Monitoring Menu in the console

  • Direct access to Grafana URL

Enter the Grafana Domain URL in the address bar of the webpage and log in with your Cloud Z CP account.

URL Example : https://{Realm name}-monitoring.{Realm name}.cloudzcp.net/

How to change org

Clicking the icon at the bottom left of Grafana displays information about the connected account and related menus.

You can change the Org by selecting the “Current Org” menu.

In the Switch Organization pop-up window, the current Org is displayed with the “Current” button.

Clicking the “Switch to” button of the Org you want to change will change the Org to the current Org.

Go to Dashboard

1. Select the Home menu at the top.

2. You will see the recently selected Dashboard (Recent) and the default Folder (4).

3. If you select one of the default Folders, the Dashboards in the Folder will be displayed.

4. If you select Dashboard, you will see a screen consisting of various Panels.

5. You can set the search period and re-search cycle at the top right.

If you move the mouse over the time section (default: Last 1 hour) with the clock icon, the current search period will be displayed.

If you click the mouse in the time section, a pop-up window will appear where you can set the search period as shown below.

You can set it as an absolute time range or a relative time range.

To the right of the time section, there is a section where you can select the re-search cycle.

If you click the time section (default: 10s) with the icon that looks like an infinite loop, you can specify the cycle for automatically re-searching the metric information for the search period.

At the very top is Off, which allows you to stop re-searching, and you can select from 5 seconds to one day.

When you select the desired cycle, the re-search cycle is specified.

Grafana Built-in Dashboard

This explains the Dashboard provided by default in Cloud Z CP.

referenceDocument : https://grafana.com/docs/grafana/v7.5/dashboards/

Cluster Dashboards

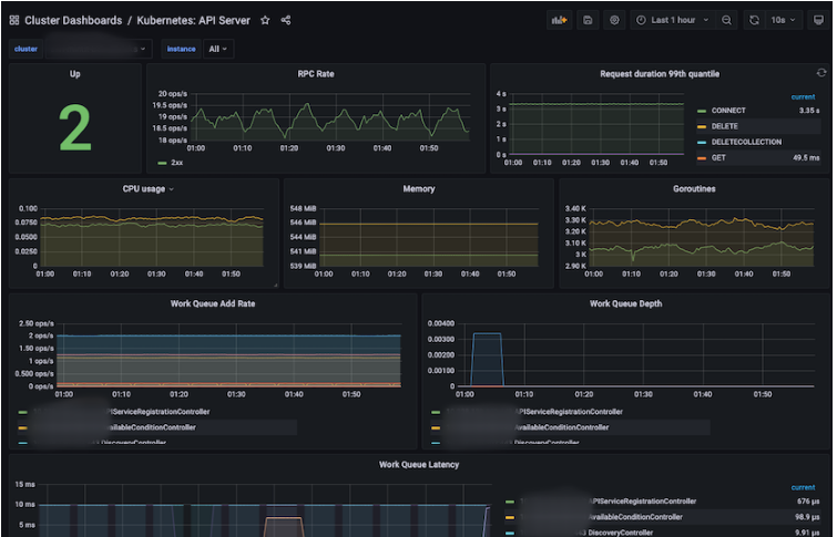
  • Kubernetes : API Server

This is a dashboard that displays information about the API Server (RPC Rate, CPU / Memory / Work Queue, etc.).

Panel

Description

Up

Number of API Servers up

RPC Rate

RPC Rate of API Servers

Request duration 99th quantile

The 99th quantile during the request period of the API Server.

CPU usage

CPU usage of API Server

Memory

Memory usage of API Server

Goroutines

Goroutine usage of API Server

Work Queue Add Rate

Rate added to Work Queue

Work Queue Depth

Depth of Work Queue

Work Queue Latency

Latency of Work Queue


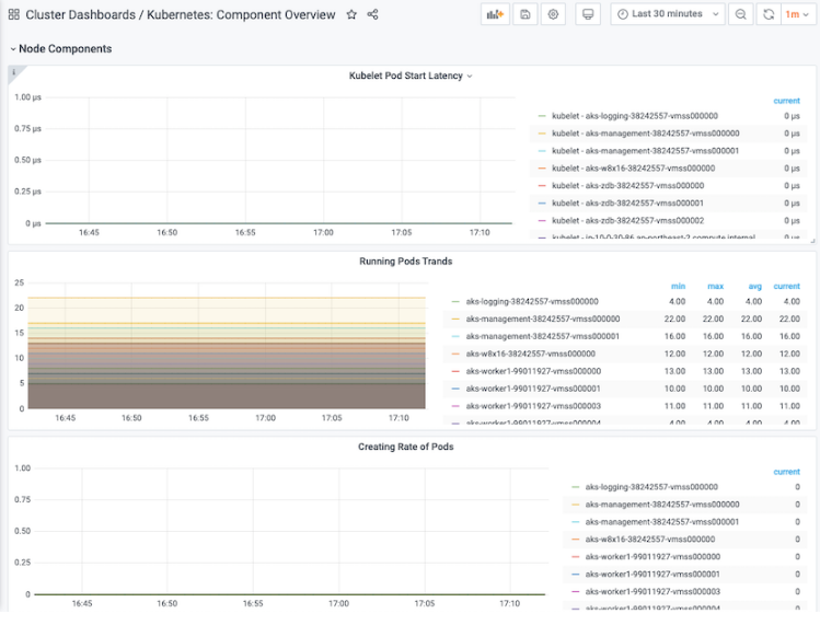
  • Kubernetes : Component Overview

This is a dashboard that displays summary information about Kubernetes components (API Server, Pod, Container, etc.).

Panel

Description

API Server Requests (Req/Sec)

Total number of requests from API Server

API Server Latency

Total latency of API Servers

Kublet Pod Start Latency

Latency when Kubelet Pods start

Running Pods Trands

Number of pods in running state (min, max, avg, current displayed separately)

Creating Rate of Pods

Number of Pods in running state created within 2 minutes

Running Containers Trands

Number of containers in running state (min, max, avg, current displayed separately)

Creating Rate of Containers

Number of containers in running state created within 2 minutes

  • Kubernetes : Kubelet

A dashboard that displays information about Kubelet (Pod, Node, Storage, Cgroup, PLEG, RPC, etc.).

Panel

Description

Up

Number of instances that are up

Running Pods

The number of Pods in running state on Nodes.

Running Container

Number of running containers on nodes

Actual Volume Count

The number of volumes in actual_state_of_world state

Desired Volume Count

Number of volumes in desired_state_of_world state

Config Error Count

Number of Nodes that had config errors within 5 minutes

CPU usage

CPU usage of nodes

Memory

Memory usage of nodes

Goroutines

Node's Goroutines Usage

Operation Rate

Runtime Rate of Operations

Operation Error Rate

Error Rate of Operations

Operation duration 99th quantile

The 99th quantile during the runtime of the operations.

  • Kubernetes : Namespace

This is a Dashboard that displays information about the Namespace (Status, Age, CPU/Memory/Network/Filesystem, etc.).

Panel

Description

STATUS

Namespace status

AGE

The period up to now of the oldest namespace created from the present

Total CPU

Total CPU (Cores) used by containers in the namespace

CPU Usage

CPU usage of containers in a namespace

Total Memory

Total Memory used by Containers in the Namespace (MiB)

Memory Usage

Memory usage of containers in a namespace

Total Network

Total network usage (MBps) by containers in the namespace

Total Filesystem Read/Write 

Total Filesystem Read/Write usage of containers in the namespace

Filesystem Read/Write 

Filesystem Read/Write Usage of Containers in Namespace

Total Network TX/RX

Total Network TX/RX usage of containers in the namespace

Network TX/RX

Network TX/RX usage of containers in a namespace

Pod Info

Information about pods in the namespace

Clicking on an item in the information takes you to “Container Dashboards / Kubernetes: Pod

Resource Quotas

Resource Quotas of Namespaces

Resource Limits

Resource Limits of Namespaces

Events

Event information of namespace

Pod Events

Event information of pods in the namespace

  • Kubernetes : Namespace Overview

This is a Dashboard that displays summary information about Namespaces (number of Namespaces, CPU/Memory/Network/Filesystem of each Namespace, etc.).

Panel

Description

Number of Namespaces

Number of namespaces

CPU

Total CPU usage of containers in the namespace

Memory

Total memory usage of containers in the namespace

Volume

Total capacity/usage of Volumes in the Namespace

Filesystem Reads/Writes

Total Reads/Writes of Filesystems in the Namespace

Network RX/TX

Total Receive/Transmit of Filesystems in the Namespace

AGE

The period up to now of the oldest namespace created from the present

CPU Usage

CPU usage of containers in a namespace

Clicking on an item in the information will take you to “Cluster Dashboards / Kubernetes: Namespace

Memory Usage

Memory usage of containers in a namespace

All CPU Usage

Displays CPU usage of all containers in the namespace in line format.

All Memory WorkingSet

Displays the memory usage of all containers in the namespace in line format.

Volume Usage

Limit/Usage of Volumes in Namespace

Filesystem Read/Write 

Filesystem Read/Write Usage of Containers in Namespace

Volume Usage

Displays the usage of Volumes in the Namespace in line format.

Network TX/RX

Network TX/RX usage of containers in a namespace

Pod Count

Network TX/RX usage of containers in a namespace

Container Count

Number of Containers in the Namespace

  • Kubernetes : Node

This is a dashboard that displays information about the Node (Status, Age, Version, CPU/Memory/Network/Filesystem, etc.).

Panel

Description

STATUS

Node status

ROLES

Node's Role

AGE

The period since the node was created

VERSION

Kubernetes version of Node

KERNEL-VERSION

Node's Kernel version

CONTAINER-RUNTIME-VERSION

Container runtime version of Node

Total CPU

Total CPU (Cores) used by containers on a node

CPU Usage

CPU usage of containers on a node

Total Memory

Total Memory used by Containers on a Node (MiB)

Memory Usage

Total Memory used by Containers on a Node (MiB)

Total Network

Total network usage (MBps) by containers on the node

Total Filesystem Read/Write 

Total Filesystem Read/Write usage of containers on a node

Filesystem Read/Write 

Filesystem Read/Write Usage of Containers on Node

Total Network

Total Network TX/RX usage of containers on a node

Network TX/RX

Network TX/RX usage of containers on a node

Pod Info

Information about pods in a node

Capacity

Available resources in Node

Allocatable

Node's allocatable resources

Events

Node's event information

Pod Events

Event information of pods in Node


  • Kubernetes : Node Overview

This is a dashboard that displays summary information about the nodes (CPU/Memory/Network/Filesystem/Pod of each node, etc.).

Panel

Description

CPU

Amount of CPU allocated to nodes according to status (Allocatable / Capacity / Usage)

CPU Usage

CPU usage (%) allocated to nodes

Memory

Amount of memory allocated to nodes according to status (Allocatable / Capacity / WorkingSet)

Memory Usage

Memory usage (%) allocated to nodes

Filesystem

Amount (Limit / Usage) based on the status of the Filesystem allocated to the Nodes

Filesystem Usage

Usage of Filesystem allocated to Nodes (%)

CPU Requests and Limits

Information on CPUs allocated to nodes (Allocatable / Request / Limit)

Memory Requests and Limits

Information on Memory allocated to Nodes (Allocatable / Request / Limit)

CPU Usage

Information on CPUs allocated to nodes (Allocatable / Usage)

Memory Usage

Information on Memory allocated to Nodes (Allocatable / Usage)

CPU Usage

CPU usage allocated to nodes (max, current)

Memory Usage

Memory usage allocated to nodes (max, current)

Container Dashboards

  • Kubernetes : CronJob

This is a Dashboard that displays information about CronJob (Schedule, active, age, etc.).

Panel

Description

SCHEDULE

Number of paused CronJobs

SUSPEND

Number of paused CronJobs

ACTIVE

Number of active CronJobs

LAST SCHEDULE

The last time the CronJob schedule was run.

NEXT SCHEDULE

The next scheduled CronJob execution time.

AGE

The period of the oldest CronJob created so far from the present.

Jobs

Information about cronjobs

  • Kubernetes : DaemonSet

This is a Dashboard that displays information about DaemonSet (Replicas, CPU/Memory/Network/Filesystem, etc.).

Panel

Description

DESIRED

The number of DaemonSets for which scheduling is required.

CURRENT

Number of DaemonSets currently scheduled

READY

The number of DaemonSets currently running and ready.

UPDATED

Number of DaemonSets currently scheduled

AVAILABLE

The number of DaemonSets currently running and in use.

AGE

The longest period of time since the current DaemonSet was created

Total CPU

Total CPU (Cores) used by Containers created by Daemonset

CPU Usage

CPU usage of containers created by Daemonset

Total Memory

Total Memory (MiB) used by Containers created by Daemonset

Memory Usage

Memory usage of containers created by Daemonset

Replicas Status

Status of Daemonset's Replicas (Ready / Available / Unavailable / Misscheduled / Scheduled)

Total Network

Total network usage (MBps) by containers created by Daemonset

Total Filesystem Read/Write 

Total Filesystem Read/Write Usage of Containers Created by Daemonset

Filesystem Read/Write 

Filesystem Read/Write Usage of Containers Created by Daemonset

Total Network TX/RX

Total Network TX/RX usage of containers created by Daemonset

Network TX/RX

Network TX/RX usage of containers created with Daemonset

Pod Info

Information about Daemonset pods

Clicking on an item in the information takes you to “Container Dashboards / Kubernetes: Pod


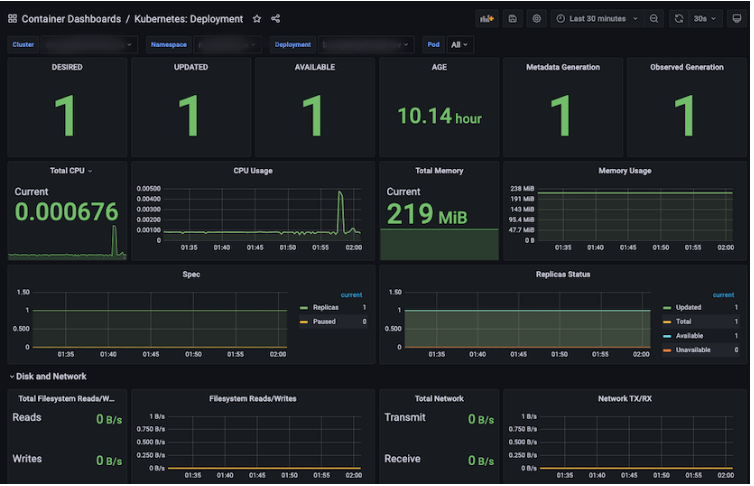
  • Kubernetes : Deployment

This is a dashboard that displays information about the deployment (Replicas, CPU/Memory/Network/Filesystem, etc.).

Panel

Description

DESIRED

Number of Deployment Replicas required for scheduling

UPDATED

Number of updated Deployment Replicas

AVAILABLE

The number of Deployment Replicas currently running and in use.

AGE

The period of the oldest Deployment created so far from the present.

Metadata Generation

Number of Deployments created with metadata

Observed Generation

Number of Deployments created with Observed

Total CPU

Total CPU (Cores) used by containers created by Deployment

CPU Usage

CPU usage of containers created by Deployment

Total Memory

Total Memory (MiB) used by Containers created by Deployment

Memory Usage

Memory usage of containers created by Deployment

Spec

Number of replicas and number of paused instances of the deployment

Replicas Status

Status of replicas in deployment (Ready / Available / Unavailable / Misscheduled / Scheduled)

Total Network

Total network used by containers created by Deployment (MBps)

Total Filesystem Read/Write 

Total Filesystem Read/Write usage of containers created by Deployment

Filesystem Read/Write 

Filesystem Read/Write usage of containers created by Deployment

Total Network TX/RX

Total Network TX/RX usage of containers created by Deployment

Network TX/RX

Network TX/RX usage of containers created by Deployment

Pod Info

Information about pods created by deployment

Clicking on an item in the information takes you to “Container Dashboards / Kubernetes: Pod”

Status Condition

Status of pods created by deployment

Events

Event information of deployments

Pod Events

Event information of deployment pods

  • Kubernetes : Job

This is a dashboard that displays information about the job (Replicas, CPU/Memory/Network/Filesystem, etc.).

Panel

Description

PARALLELISM

Number of Jobs in “Parallelism” state

COMPLETIONS

Number of Jobs in “Completion” status

FAILED

Number of failed jobs

COMPLETE

Number of completed jobs

DURATION

The period from when a job starts until it reaches completion status.

AGE

The period up to now of the Job created the longest ago from the present

Total CPU

Total CPU (Cores) used by containers created by Job

CPU Usage

CPU usage of containers created by jobs

Total Memory

Total Memory (MiB) used by Containers created by Job

Memory Usage

Memory usage of containers created by jobs

Status

Job status (Active / Failed / Succeeded)

Total Network

Total Network used by Containers created by Job (MBps)

Total Filesystem Read/Write 

Total Filesystem Read/Write usage of containers created by Job

Filesystem Read/Write 

Filesystem Read/Write Usage of Containers Created by Job

Total Network TX/RX

Total Network TX/RX usage of containers created by Job

Network TX/RX

Network TX/RX usage of containers created by jobs

Pod Info

Information on pods created by jobs

Clicking on an item in the information takes you to “Container Dashboards / Kubernetes: Pod”

  • Kubernetes : Pod

A Dashboard that displays summary information about Pods (Replicas, CPU/Memory/Network/Filesystem, etc.).

Panel

Description

READY

The number of Pod's Containers whose status is Ready/Normal

STATUS

Pod status

RESTARTS

Total number of restarted Pods

AGE

The age of the oldest Pod created so far from the present

Start time

Creation date and time of the oldest Pod created from the present.

Kind

Types of Pods

Total CPU

Total CPU (Cores) used by containers created by Pod

CPU Usage

CPU usage of containers created by Pods

Total Memory

Total Memory (MiB) used by Containers created by Pod

Memory Usage

Memory usage of containers created by Pods

Status

Pod status (Failed / Pending / Running / Succeeded)

Ready

Container of a Pod that is in Ready state

Restarts

Container of Pod in Restarts state

Last Terminated Reason

Why did the pod finally terminate?

Waiting Reason

Why is the Pod in Waiting state?

Terminated Reason

Why the Pod was terminated

Total Volume

The sum of the capacity of the PVC (Persistent Volume Claim) associated with the Pod.

Volume

PVC (Persistent Volume Claim) capacity associated with a Pod

Total Network TX/RX

Total Network TX/RX usage of containers created by Pod

Network TX/RX

Network TX/RX usage of containers created by Pods

Total Filesystem Read/Write 

Total Filesystem Read/Write usage of containers created by Pod

Filesystem Read/Write 

Filesystem Read/Write usage of containers created as Pods

Pod Info

Information about pods

Container Info

Information on containers

  • Kubernetes : Pod Overview

This is a Dashboard that displays summary information about the Pod (Pod status, restart count, CPU/Memory/Network/Volume/Filesystem used by the Pod, etc.).

Panel

Description

Not running pod

Total number of pods that are not running

Abnormally waiting container during last selected range

Information about the Container that was abnormally in the “waiting” state, the number of times it was waiting, and the reason for it

Clicking on an item in the information takes you to “Container Dashboards / Kubernetes: Pod”

Abnormally terminated container during last selected range

Information about the Container that was abnormally “terminated” and the number of waiting times and reasons

Clicking on an item in the information takes you to “Container Dashboards / Kubernetes: Pod”

Last abnormally terminated container

Information and reasons for the Container that was last in the “terminated” state

Clicking on an item in the information takes you to “Container Dashboards / Kubernetes: Pod”

CPU Usage

CPU usage used by containers created by Pods

Clicking on an item in the information takes you to “Container Dashboards / Kubernetes: Pod”

Memory Usage

Memory usage used by containers created by Pods

Clicking on an item in the information takes you to “Container Dashboards / Kubernetes: Pod”

Volume Usage

PVC (Persistent Volume Claim) usage used in containers created by Pods


  • Kubernetes : ReplicaSet

This is a Dashboard that displays information about ReplicaSet (Replicas, CPU/Memory/Network/Filesystem, etc.).

Panel

Description

DESIRED

The number of ReplicaSets required for scheduling

UPDATED

Number of updated ReplicaSets

AVAILABLE

The number of ReplicaSets currently running and in use.

AGE

The period of time up to now for the oldest ReplicaSet created from the present.

Metadata Generation

Number of ReplicaSets created with metadata

Observed Generation

Number of ReplicaSets created with Observed

Total CPU

Total CPU (Cores) used by Containers created with ReplicaSet

CPU Usage

CPU usage of containers created with ReplicaSet

Total Memory

Total Memory (MiB) used by Containers created with ReplicaSet

Memory Usage

Memory usage of containers created with ReplicaSet

Replicas Status

Status of Replicas in ReplicaSet (Ready / Fully_labedled / Unavailable)

Total Network

Total Network used by Containers created with ReplicaSet (MBps)

Total Filesystem Read/Write 

Total Filesystem Read/Write usage of Containers created with ReplicaSet

Filesystem Read/Write 

Filesystem Read/Write Usage of Containers Created with ReplicaSet

Total Network TX/RX

Total Network TX/RX usage of Containers created with ReplicaSet

Network TX/RX

Network TX/RX usage of containers created with ReplicaSet

Pod Info

Information about pods created with ReplicaSet

Clicking on an item in the information takes you to “Container Dashboards / Kubernetes: Pod”

Events

Event information of ReplicaSets

Pod Events

Event information of pods created with ReplicaSet

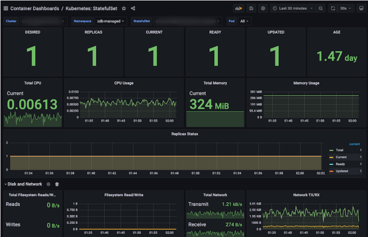
  • Kubernetes : StatefulSet

Clicking on an item in the information takes you to “Container Dashboards / Kubernetes: Pod”

Panel

Description

DESIRED

The number of Statefulset replicas required for the schedule

REPLICAS

Number of Statefulset Replicas

CURRENT

Current number of Statefulset Replicas

READY

Number of Statefulset Replicas prepared

UPDATED

Number of updated Statefulset Replicas

AGE

The age of the oldest statefulset replica created so far.

Total CPU

Total CPU (Cores) used by containers created as Statefulset Replica

CPU Usage

CPU usage of containers created as Statefulset Replica

Total Memory

Total Memory (MiB) used by Containers created as Statefulset Replica

Memory Usage

Statefulset Replica로 생성된 Container들의 Memory 사용량

Replicas Status

Status of Replicas of Statefulset Replica (Total / Current / Ready / Updated)

Total Network

Sum of network used by containers created as Statefulset Replica (MBps)

Total Filesystem Read/Write 

Total Filesystem Read/Write Usage of Containers Created as Statefulset Replica

Filesystem Read/Write 

Filesystem Read/Write Usage of Containers Created as Statefulset Replica

Total Network TX/RX

Total Network TX/RX usage of containers created as Statefulset Replica

Network TX/RX

Network TX/RX usage of containers created as Statefulset Replica

Pod Info

Information about pods created as Statefulset Replica

Clicking on an item in the information takes you to “Container Dashboards / Kubernetes: Pod”

  • Kubernetes : Workloads

A Dashboard that displays information about Workloads (Deployments, ReplicaSets, StatefulSets, DaemonSets, Jobs, CronJobs).

Panel

Description

Deployment

Number of Deployments in Available/Unavailabe state

ReplicaSets

Number of ReplicaSets in Ready/NotReady state

StatefulSets

Number of Statefulsets in Ready/NotReady state

DaemonSets

Number of DaemonSets in Available/Unavailabe state

Jobs

Number of jobs in the Succeded / Active / Failed state

CronJobs

Number of CronJobs with Suspend in True/False state

Deployments

Information on deployments

Clicking on an item in the information takes you to “Container Dashboards / Kubernetes: ReplicaSet”

ReplicaSets

Information on ReplicaSets

Clicking on an item in the information takes you to “Container Dashboards / Kubernetes: ReplicaSet”

StatefulSets

Information about Statefulsets

Clicking on an item in the information takes you to “Container Dashboards / Kubernetes: StatefulSet”

DaemonSets

Information about DaemonSets

Clicking on an item in the information takes you to “Container Dashboards / Kubernetes: DaemonSet”

CronJobs

Information on CronJobs

Clicking on an item in the information takes you to “Container Dashboards / Kubernetes: CronJob”

Jobs

Jobs information

Clicking on an item in the information will take you to “Container Dashboards / Kubernetes: Job”

System Dashboards

  • System : Node

This is a dashboard that displays information about the Node (System Uptime, Disk I/O, CPU/Memory/Network/Filesystem, etc.).

Panel

Description

System Uptime

The time that the system was uptimed during the selected Interval time of the selected Node.

Virtual CPU

Current Virtual CPU allocation of the selected Node

RAM

Current Memory Allocation of the Selected Node

Memory Available

Current Memory Usage Ratio (%) of the selected Node

Load Average

Average Load of selected Interval time of selected Node (min, max, avg displayed separately)

Memory

Memory usage (GiB) by type (Total / Used / Available) for the selected Interval time of the selected Node (min, max, avg displayed separately)

CPU Usage

idle / user / system / steal / iowait / softirq / nice CPU usage ratio (%) of the selected Node during the selected Interval time (min, max, avg displayed separately)

Memory Distribution

Memory Distribution usage (GiB) by type (Cached / Used / Free / Buffers) for the selected Interval time of the selected Node (min, max, avg displayed separately)

Network Traffic(KBps)

Network Traffic usage (kBps) by type (Inbound / Outbound for each item) for the selected Interval time of the selected Node (min, max, avg displayed separately)

Network Utilization Hourly

Network Utilization usage (MiB) by type (Sent / Received) for the selected Interval time of the selected Node (min, max, avg displayed separately)

Filesystem Usage

Filesystem usage (GiB) of the selected Node (min, max, avg displayed separately)

Disk I/O

Read/io time(ms) of selected Node (min, max, avg displayed separately)

Mountpoint

Disk usage (GiB) of Filesystems available at various mount points of the selected Node (min, max, avg displayed separately)

  • System : Overview

This is a dashboard that displays summary information for each node (Load Average, Swap, CPU/Memory/Network Usage, etc.).

Panel

Description

All CPU

Total / Usage of selected Nodes' CPU 

All CPU Usage

Total CPU Usage (%) of selected Nodes 

All Memory

Total / Usage of selected Nodes' CPU 

All Memory Usage

Total Memory Usage (%) of selected Nodes 

All Filesystem

Total / Used / Unused Filesystem of selected Nodes 

All Filesystem Usage

Total Filesystem Usage of Selected Nodes (%)

All CPU Usage

CPU usage of each selected Node (Bar gauge type)

All CPU Usage

CPU usage of each selected Node (Line format)

All Memory Used

Memory usage of each selected Node (Bar gauge type)

All Memory Used

Memory usage of each selected node (Line format)

All Filesystem Usage

Filesystem usage of each selected Node (Bar gauge type)

All Filesystem Usage

Filesystem usage of each selected Node (Line format)

Disk Usage(Local)

Local Disk Usage of each selected Node

Network Usage(TX/RX)

Network TX/RX usage for each selected Node

General

  • Kubernetes : Overview

This is a dashboard that displays summary information about the entire Kubernetes of the Control/Data Plane Clusters (number of Providers, Nodes, Namespaces, Alerts, CPU/Memory/Network/Filesystem, etc.).

Panel

Description

Provider

Number of provides taken from node information (AWS, Azure, IBM)

Number of

Number of Nodes and Namespaces

Running

Number of pods/containers in “Running” state

Alerts Firing(P1)

Number of Alerts with priority P1

Alerts Firing(P2~P5)

Number of Alerts with Priority P2 / P3 / P4 / P5 (Pie-shaped)

Warning Events

Number of Events with Event type “Warning”

Node Ready

The number of Nodes whose status is “Ready” (in Polygon form)

Clicking on an item in the information will take you to “Cluster Dashboards / Kubernetes: Node”

Node MemoryPressure

The number of Nodes whose status is “MemoryPressure” (in Polygon form)

Clicking on an item in the information will take you to “Cluster Dashboards / Kubernetes: Node”

Running pod count per node

Top 5 total number of pods in “Running” state on Node

Alerts Firing

Number of Alerts (Bar type)

Warning Events

Event information in “Warning” status

Node DiskPressure

The number of Nodes whose status is “DiskPressure” (in Polygon form)

Clicking on an item in the information will take you to “Cluster Dashboards / Kubernetes: Node”

Node PIDPressure

The number of Nodes whose status is “PIDPressure” (in Polygon form)

Clicking on an item in the information will take you to “Cluster Dashboards / Kubernetes: Node”

Node Unschedulable

Number of “Unschedulable” Nodes (in Polygon form)

Clicking on an item in the information will take you to “Cluster Dashboards / Kubernetes: Node”

pod status phase

Top 5 total number of Pods in the Node whose status is “Running / Succeeded”

Alerts Firing

Number of Alerts (Table format)

Node CPU usage

Node's CPU usage (in Polygon form)

Clicking on an item in the information will take you to “Cluster Dashboards / Kubernetes: Node”

Node CPU usage

Node의 CPU 사용량 (Line 형태)

Node memory usage

Node's Memory Usage (in Polygon form)

Clicking on an item in the information will take you to “Cluster Dashboards / Kubernetes: Node”

Node Memory usage

Memory usage of Node (Line format)

Most CPU usage namespace

Top 10 CPU-intensive Namespaces

Most CPU-intensive pods

Top 10 Pods with High CPU Usage

Most Memory usage namespace

Top 10 Namespaces that Use a lot of Memory

Most Memory-intensive pods

Top 10 Pods that use a lot of memory

Container CPU usage (Top 10)

Top 10 CPU-intensive Containers

Container memory usage (Top 10)

Top 10 Memory-Using Containers

Node local disk usage

Top 10 Nodes that use the most Local Disk on Node

Top filesystem reads

Top 10 Nodes with the most filesystem reads

Top network receive

Top 10 Nodes with the most network receive

Top network transmit

Top 10 Nodes with the most network transmits

Persistent volume usage

Top 10 Nodes with the highest Persistent volume usage

Top filesystem writes

Top 10 Nodes with the most filesystem writes

network receive errors

Total network receive errors for each node

network transmit errors

Total Network transmit error of each node

Did you find it helpful? Yes No

Send feedback
Sorry we couldn't be helpful. Help us improve this article with your feedback.